Mit diesem Modul kannst du alle Keywords analysieren, die Besucher auf deine Website führen, basierend auf den Daten der Google Search Console. SE Ranking analysiert die Informationen und prüft, ob alle relevanten Keywords zum Projekt hinzugefügt wurden. Wenn einige der Keywords, die für den Großteil des organischen Traffics verantwortlich sind, im Projekt fehlen, empfehlen wir, sie für das Tracking hinzuzufügen.
Verbindung von Google Search Console
- Melde dich in deinem Google Search Console-Konto an, in dem du deine Website bereits hinzugefügt hast, und wähle "Eigenschaft verwalten" → "Nutzer hinzufügen oder entfernen".
-
Wenn du möchtest, kannst du GSC im Tool "Analytics & Traffic" verbinden, um die Google Search Console-Backlinks für dein Projekt zu importieren und zu verfolgen.
Daten, die du nach der Verbindung hast
Sobald die Verbindung zur Google Search Console hergestellt ist, kannst du die Daten im Tab Google Search Console Daten einsehen und Backlinks is Backlink-Monitoring-Tool importieren.
Google Search Console Daten
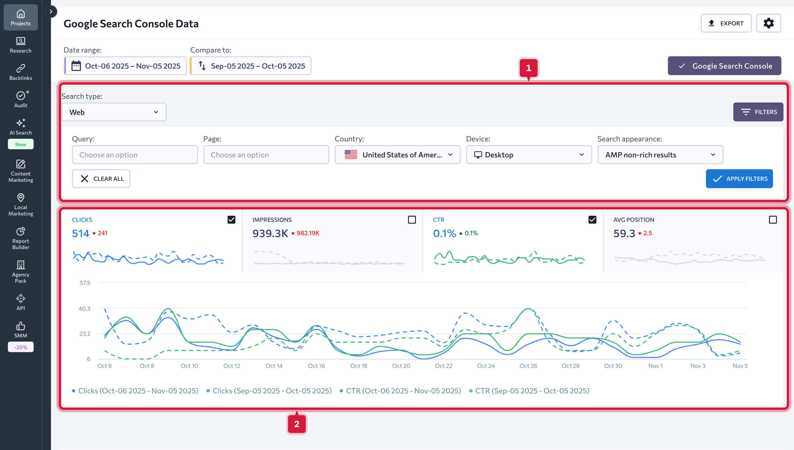
Um die gewünschten Daten anzuzeigen, wählst du den Datumsbereich aus, den du analysieren möchtest. Du kannst ein bestimmtes Datum oder einen Datumsbereich wählen. Außerdem kannst du zwei Zeiträume miteinander vergleichen, indem du den erforderlichen Datumsbereich manuell festlegst oder eine der vorgeschlagenen Optionen auswählst.Du hast die folgenden Optionen zur Auswahl:
- Heute
- Gestern
- Letzte Woche
- Letzter Monat
- Letzte 7 Tage
- Letzte 30 Tage
- Benutzerdefiniert
Wenn du das Kontrollkästchen "Vorherige Werte anzeigen" anklickst, zeigen dir die Diagramme den Leistungsunterschied zwischen den beiden ausgewählten Zeiträumen in Prozent. Wenn du das Häkchen nicht setzt, wird der Unterschied in Zahlen angezeigt. Du kannst auch die Daten für den vorherigen Zeitraum aus den Diagrammen entfernen. Ziehe dazu einfach den Schieberegler.
Wenn du den Datumsbereich festgelegt hast, werden alle Datendiagramme und Grafiken entsprechend aktualisiert.
Die folgenden Diagramme kannst du analysieren:
- Klicks - zeigt an, wie oft Nutzer auf deine Website geklickt haben;
- Impressions - zeigt an, wie oft Nutzer einen Link zu deiner Website in den Suchergebnissen gesehen haben;
- CTR - Prozentsatz der Impressionen, die zu einem Klick führten;
- Durchschnittliche Position deiner Website in den Suchergebnissen.
Die Bedeutung der Farbmarkierungen wird in der Information direkt unter den Diagrammen erklärt.
Du kannst die Daten nach einer Metrik oder nach mehreren Metriken gleichzeitig filtern:
- Suchtyp (Web, Bild, Video);
- Gerätetyp (Desktop, Handy, Tablet);
- Land;
- Suchauftritt: (Rich Results, Produktergebnisse, Review Snippet, etc.);
- Suchanfrage (du kannst Suchanfragen ausschließen, die ein bestimmtes Keyword enthalten, oder eine Liste von Suchanfragen erhalten, die ein bestimmtes Keyword enthalten);
- URL (du kannst einige URLs ausschließen oder Daten zu bestimmten URLs abrufen).
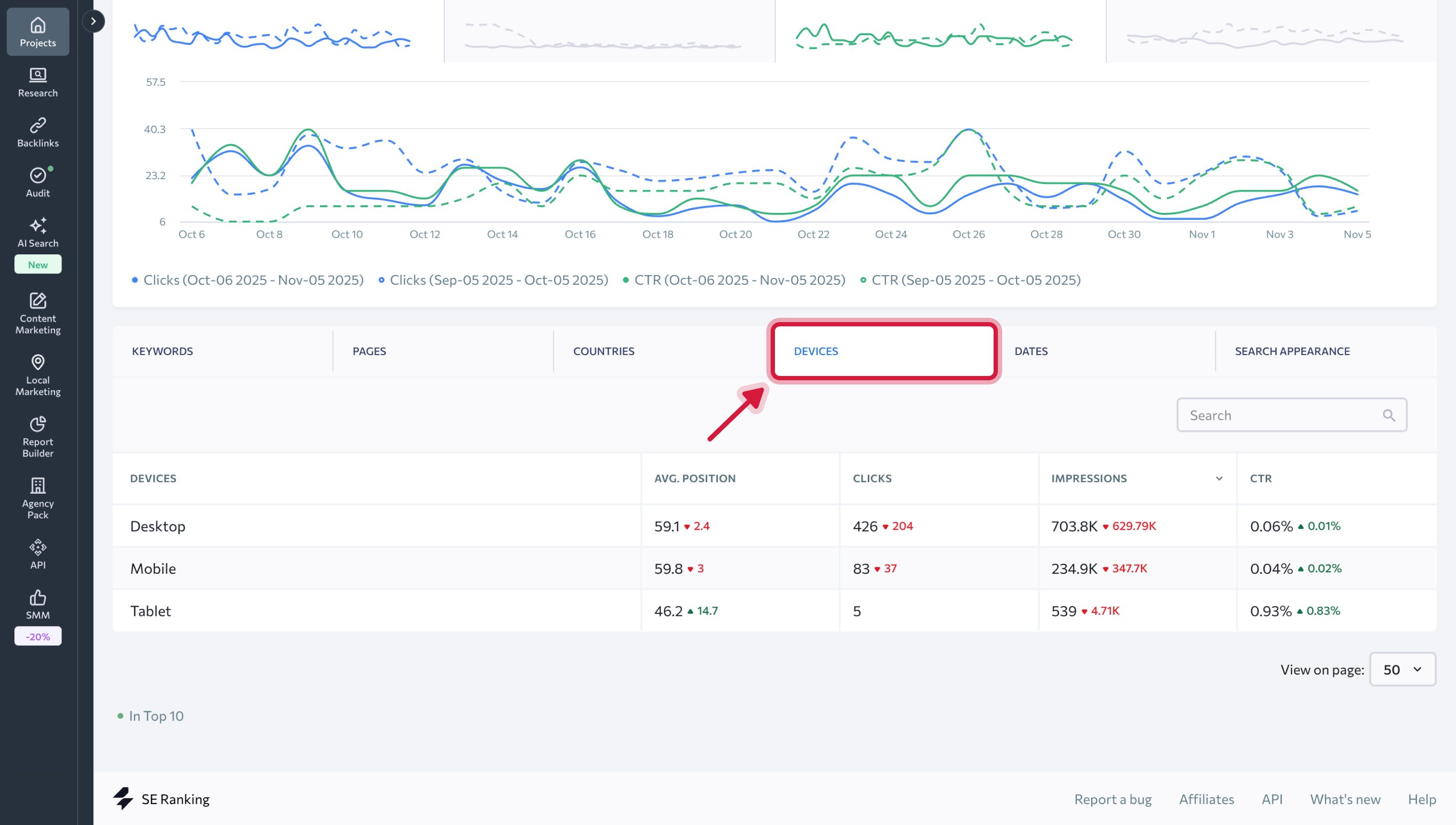
Weiter unten auf der Seite findest du eine Tabelle mit mehreren Reitern, mit denen du alle Daten zu Keywords, Seiten, Ländern, Geräten, Daten und Sucherscheinungen im Detail analysieren kannst.
Keywords
Auf der Registerkarte findest du die folgenden Metriken:
- Keywords, die Impressionen für deine Website in den Google SERPs generiert haben.
- Keyword-Rankingpositionen, die dem Projekt hinzugefügt wurden.
- Durchschnittliche Rankingposition in Google für das angegebene Keyword (ohne die Zielregion).
Die Zahlen in den Spalten "Position" und "Durchschnittliche Position" können abweichen. In der Spalte "Position" findest du die letzten Rankingpositionen der Keywords, die zu den SE Ranking Projekten hinzugefügt wurden. In der Spalte "Durchschnittliche Position" werden Daten von Google angezeigt (durchschnittliche Position in Google für das angegebene Keyword, ohne Berücksichtigung der Zielregion).
4. Anzahl der Klicks auf die Seite für den angegebenen Suchbegriff.
5. Anzahl der Impressionen in der Google-Suche für das angegebene Keyword.
6. CTR (%).
Anhand der unten angezeigten Daten können wir den Erfolg bestimmter Keywords beurteilen: Wenn die Anzahl der Impressionen hoch ist und es keine Klicks gibt, sind deine Snippets höchstwahrscheinlich nicht attraktiv genug. In diesem Fall empfehlen wir dir, deine Snippets zu überarbeiten und zu verbessern.Wenn es Keywords mit einer großen Anzahl von Impressionen gibt, du sie aber noch nicht zum Projekt hinzugefügt hast, empfehlen wir dir, dies zu tun. Solche Abfragen sind viel einfacher zu bearbeiten und können die Gesamtleistung deiner Website steigern.
Unter dem Seiten-Reiter findest du Daten über die durchschnittliche Ranking-Position der Website, Klicks, Impressionen und CTR für einzelne Seiten der Website.
Unter den Ländern, Geräten, Daten und Darstellung in der Suche werden dieselben Eckdaten in Bezug auf die Länder, Gerätetypen, Daten für den ausgewählten Zeitraum und für verschiedene Arten von Snippets innerhalb der SERP angezeigt.