Este módulo le permite analizar todas las palabras clave que llevan a las personas a su sitio web en función de los datos de Google Search Console. SE Ranking analizará la información y verificará si todas las palabras clave relevantes se han agregado al proyecto. Si faltan algunas de las palabras clave que generan la mayoría del tráfico orgánico en el proyecto, recomendamos agregarlas para el seguimiento.

2. Si quieres, puedes conectar Google Search Console en la herramienta Analíticas y Tráfico para importar y realizar un seguimiento de los backlinks de GSC de tu proyecto.

Si su sitio aún no se ha agregado a Google Search Console, siga esta guía de Google.
Datos que tendrá después de la conexión
Una vez que Google Search Console está conectada, puede ver sus datos en la pestaña Datos de Google Search Console e importar vínculos de retroceso a la herramienta de Monitoreo de vínculos de retroceso.
Datos de Google Search Console
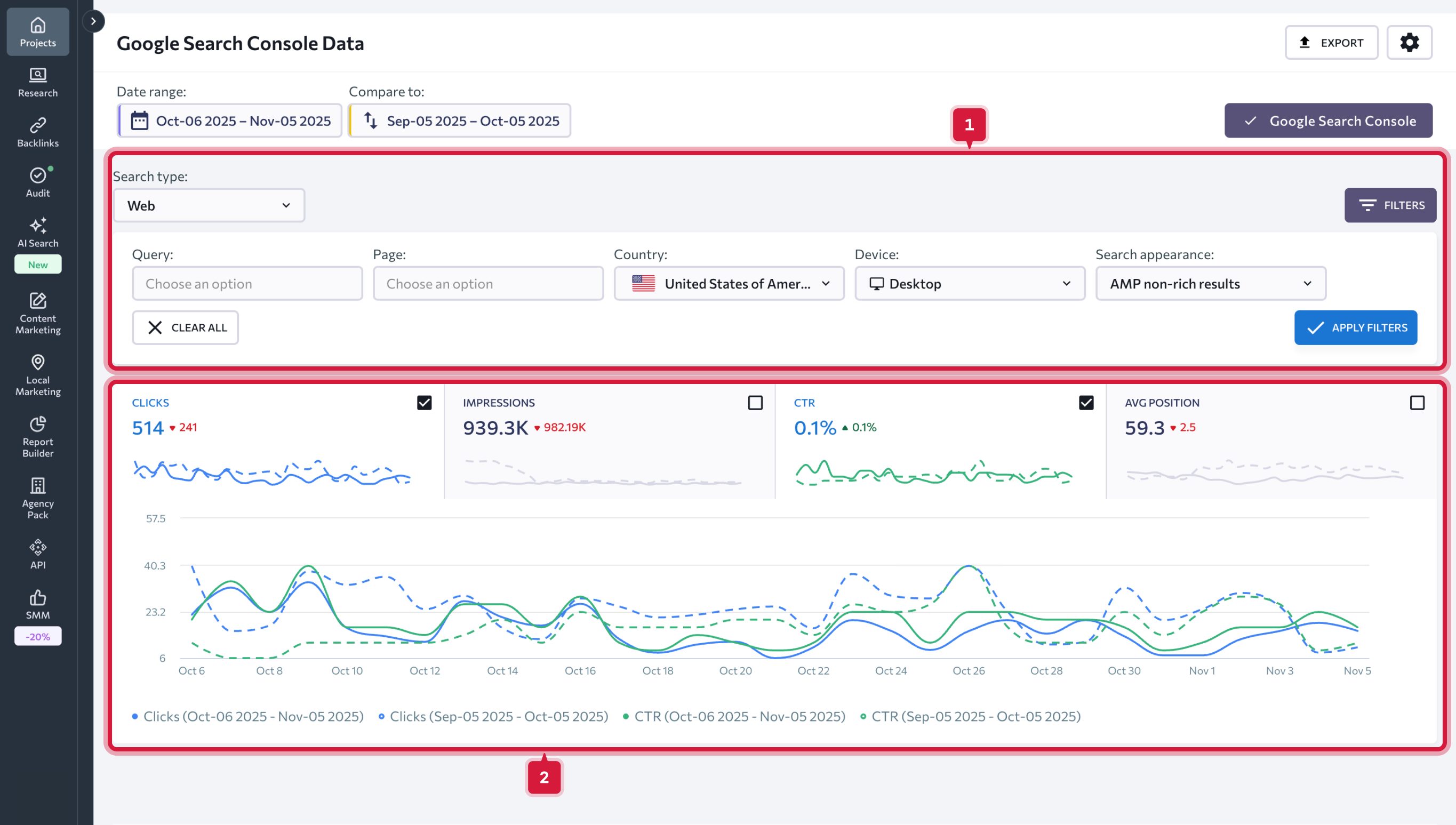
Para ver los datos que necesita, elija el rango de fechas que desea analizar. Puede elegir cualquier fecha o rango de fechas en particular. Además de eso, puede optar por comparar dos períodos de tiempo configurando el rango de fechas necesario manualmente o seleccionando una de las opciones sugeridas.
Tiene las siguientes opciones para elegir:
Una vez que establezca el rango de fechas, todos los cuadros y gráficos de datos se actualizarán en consecuencia.
Puede analizar los siguientes gráficos:
Puede filtrar los datos usando una métrica o varias métricas al mismo tiempo:
La pestaña Palabras clave presenta las siguientes métricas:

1. Palabras clave que generaron impresiones para su sitio web en SERPs de Google.
2. Posiciones de clasificación de palabras clave que se han agregado al proyecto.
3. Posición de clasificación promedio en Google para la palabra clave especificada (sin incluir la región de destino).
Si hay palabras clave con una gran cantidad de impresiones, pero aún no las ha agregado al proyecto, le sugerimos que lo haga. Es mucho más fácil trabajar con estas consultas y puede aumentar el rendimiento general de su sitio web.
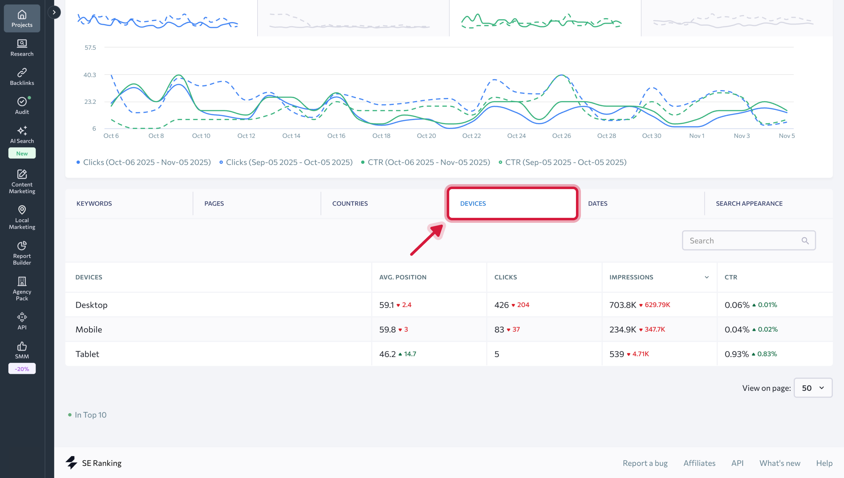
En la pestaña Páginas, encontrará datos sobre la posición promedio en la clasificación, los clics, las impresiones y el CTR del sitio web para páginas de sitios web independientes.
En las pestañas Países, Dispositivos, Fechas y Apariencia de búsqueda, se muestran los mismos datos clave en relación con los países, los tipos de dispositivos, las fechas para el período de tiempo seleccionado y para los diferentes tipos de fragmentos dentro del SERP.
Conexión de Google Search Console
1. Inicie sesión en su cuenta de Google Search Console donde ya ha agregado su sitio web y elija "Administrar propiedad" → "Agregar o quitar usuarios".
2. Si quieres, puedes conectar Google Search Console en la herramienta Analíticas y Tráfico para importar y realizar un seguimiento de los backlinks de GSC de tu proyecto.
Datos que tendrá después de la conexión
Una vez que Google Search Console está conectada, puede ver sus datos en la pestaña Datos de Google Search Console e importar vínculos de retroceso a la herramienta de Monitoreo de vínculos de retroceso. Datos de Google Search Console
Para ver los datos que necesita, elija el rango de fechas que desea analizar. Puede elegir cualquier fecha o rango de fechas en particular. Además de eso, puede optar por comparar dos períodos de tiempo configurando el rango de fechas necesario manualmente o seleccionando una de las opciones sugeridas.
Tiene las siguientes opciones para elegir:
- Hoy
- Ayer
- La semana pasada
- El mes pasado
- Los últimos 7 días
- Últimos 30 días
- Personalizado
Una vez que establezca el rango de fechas, todos los cuadros y gráficos de datos se actualizarán en consecuencia.
Puede analizar los siguientes gráficos:
- Clics: muestra cuántas veces los usuarios hicieron clic en su sitio web;
- Impresiones: muestra cuántas veces los usuarios vieron un enlace a su sitio web en los resultados de búsqueda;
- CTR: porcentaje de impresiones que resultaron en un clic;
- Posición media de su sitio en los resultados de búsqueda.
Puede filtrar los datos usando una métrica o varias métricas al mismo tiempo:
- Tipo de búsqueda (web, imagen, video);
- Tipo de división (escritorio, móvil, tableta);
- País;
- Apariencia de búsqueda: (resultados enriquecidos, resultados de productos, fragmentos de reseñas, etc.);
- Consulta (puede excluir consultas que contengan una determinada palabra clave u obtener una lista de consultas que contengan determinada palabra clave);
- URL (puede excluir algunas URL u obtener datos sobre determinadas URL).
La pestaña Palabras clave presenta las siguientes métricas:
1. Palabras clave que generaron impresiones para su sitio web en SERPs de Google.
2. Posiciones de clasificación de palabras clave que se han agregado al proyecto.
3. Posición de clasificación promedio en Google para la palabra clave especificada (sin incluir la región de destino).
Los números en las columnas "Posición" y "Posición promedio" pueden diferir. En la columna "Posición", puede encontrar las posiciones de clasificación más recientes de las palabras clave que se han agregado a los proyectos de SE Ranking. En la columna "Posición promedio", el sistema muestra datos de Google (posición promedio en Google para la palabra clave especificada, sin incluir la región de destino).
4. Número de clics al sitio para la palabra clave especificada.
5. Número de impresiones en Google busca la palabra clave especificada.
6. CTR (%).
Si hay palabras clave con una gran cantidad de impresiones, pero aún no las ha agregado al proyecto, le sugerimos que lo haga. Es mucho más fácil trabajar con estas consultas y puede aumentar el rendimiento general de su sitio web.
En la pestaña Páginas, encontrará datos sobre la posición promedio en la clasificación, los clics, las impresiones y el CTR del sitio web para páginas de sitios web independientes.
En las pestañas Países, Dispositivos, Fechas y Apariencia de búsqueda, se muestran los mismos datos clave en relación con los países, los tipos de dispositivos, las fechas para el período de tiempo seleccionado y para los diferentes tipos de fragmentos dentro del SERP.