Si no has conectado los servicios de Google Analytics o Google Search Console a tu cuenta al crear un proyecto en el SE Ranking, puedes hacerlo en cualquier momento a través del módulo de análisis y tráfico.
Conexión de Google Analytics
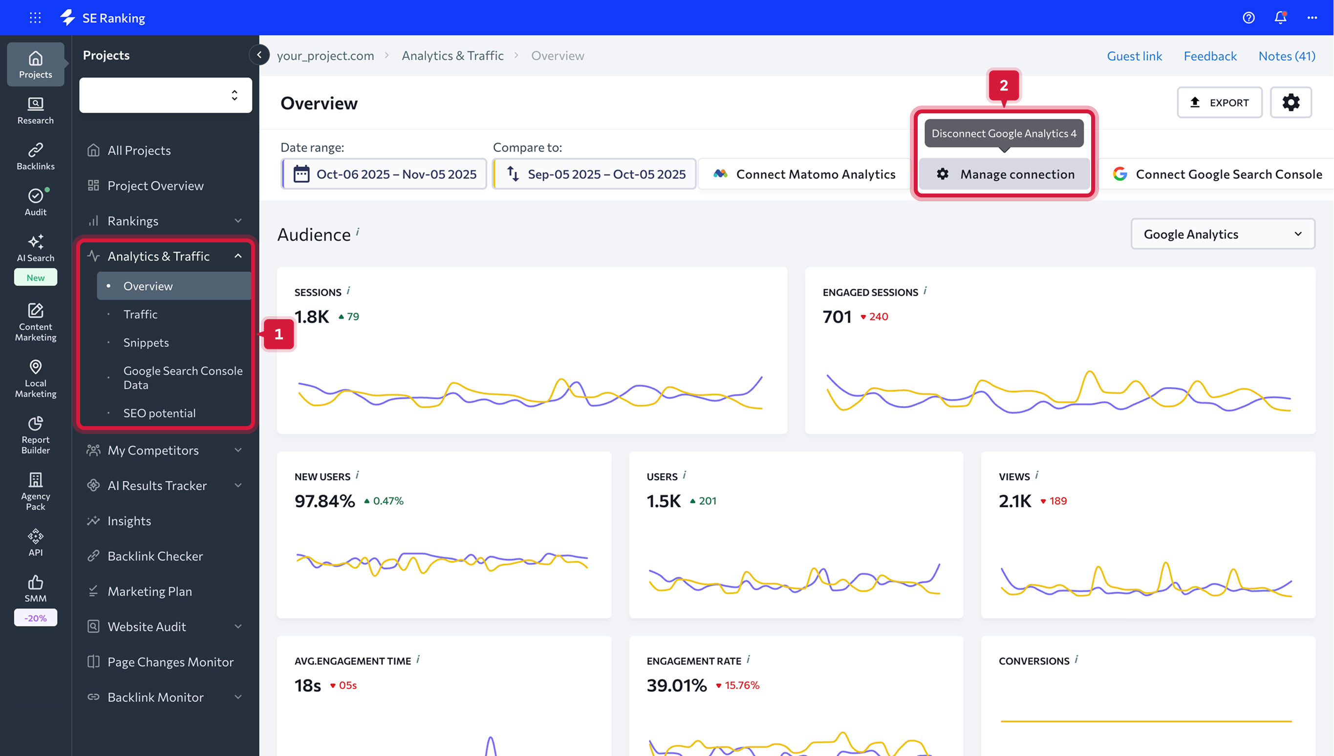
Dirígete al módulo de análisis y tráfico y haz clic en el botón "Conectar Google Analytics".
Como se requiere la autorización de la cuenta de Google, te recomendamos iniciar sesión. Permite que el sistema use tus datos para la conexión haciendo clic en el botón correspondiente.
Desconectar los servicios de análisis y estadísticas
Si deseas eliminar una integración, tienes dos opciones:
-
Todas las integraciones se pueden encontrar en el panel superior de la pestaña "Visión general". Para eso, haz clic en la integración que quieres desconectar y confirma tus intenciones en el menú emergente que aparecerá.
- Ve a la pestaña Integraciones en Configuración y presiona el ícono Cruz para desconectar el servicio.
Datos que obtendrás después de la conexión
Una vez que Google Analytics está conectado, podrás ver sus datos en las pestañas "Descripción general" y "Tráfico" a las que se puede acceder a través de la barra de navegación vertical izquierda.
Pestaña Resumen
En la pestaña de descripción general, encontrarás cuadros y gráficos que demuestran cuán activo es el público de tu sitio web y qué fuentes de tráfico atraen más visitantes a tu sitio web. Aquí también puedes verificar los datos sobre la visibilidad del motor de búsqueda de tu sitio web, la importancia de las palabras clave, la descripción general de las clasificaciones, etc.
Todos estos datos se obtienen de tus cuentas de Google Analytics y Google Search Console, así como de nuestras propias bases de datos. Asegúrate de conectar ambas cuentas para obtener todos los datos necesarios para el análisis.
Para mostrar los datos que necesita, elige el rango de fechas que deseas analizar. Puedes elegir cualquier fecha o rango de fechas en particular. Además de eso, puedes elegir comparar dos períodos de tiempo configurando el intervalo de fechas necesario manualmente o seleccionando una de las opciones sugeridas.
Tienes las siguientes opciones para elegir:
Cuando no está marcada, la diferencia se mostrará en números. También puedes eliminar los datos del período anterior de los gráficos. Para hacerlo, simplemente arrastra el control deslizante.
Una vez que establezcas el rango de fechas, todos los cuadros y gráficos de datos se actualizarán en consecuencia.
Todos estos datos se obtienen de tus cuentas de Google Analytics y Google Search Console, así como de nuestras propias bases de datos. Asegúrate de conectar ambas cuentas para obtener todos los datos necesarios para el análisis.
Para mostrar los datos que necesita, elige el rango de fechas que deseas analizar. Puedes elegir cualquier fecha o rango de fechas en particular. Además de eso, puedes elegir comparar dos períodos de tiempo configurando el intervalo de fechas necesario manualmente o seleccionando una de las opciones sugeridas.
Tienes las siguientes opciones para elegir:
- Hoy
- Ayer
- La semana pasada
- El mes pasado
- Los últimos 7 días
- Últimos 30 días
- Personalizado
Cuando no está marcada, la diferencia se mostrará en números. También puedes eliminar los datos del período anterior de los gráficos. Para hacerlo, simplemente arrastra el control deslizante.
Audiencia
Esta sección te ayudará a aprender más sobre los visitantes de tu sitio web y a crear sus perfiles digitales. Puedes utilizar estos datos al configurar campañas publicitarias específicas.Sesiones
El número total de sesiones dentro del rango de fechas. Una sesión es el período de tiempo que un usuario participa activamente con su sitio web. En otras palabras, muestra la cantidad de veces que un usuario visitó su sitio web.
Usuarios
Usuarios que visitaron su sitio web al menos una vez dentro del rango de fechas.
Vistas de página
El número total de páginas vistas o el número de veces que se cargó la página dentro del rango de fechas.
Nuevas sesiones
El número total de nuevas sesiones cuando un usuario interactuó activamente con tu sitio web.
Si has establecido algunos objetivos en tus servicios de estadísticas y análisis, verás el número total de objetivos logrados (conversiones) en este panel.
Duración media de la sesión
La duración promedio de la sesión de un usuario.
Páginas / Sesión
El número promedio de páginas vistas durante una sesión.
Porcentaje de rebote
El porcentaje de sesiones de una sola página en las que no hubo interacción con la página.
Un recordatorio rápido: puedes analizar datos para un rango de fechas establecido y comparar dos períodos de tiempo seleccionados.
Datos de localización
Esta sección muestra dónde se encuentran los visitantes de su sitio web. Puedes ver la lista de países de los que proviene la mayoría de los visitantes de tu sitio web. Para consultar la lista completa de las ubicaciones de los visitantes de tu sitio web, presiona "Todos los países".
Fuentes de tráfico
En la sección de fuentes de tráfico, puedes comprobar qué fuentes traen más tráfico a tu sitio web. El gráfico de barras muestra el porcentaje de tráfico de búsqueda orgánico y de pago, así como la proporción de visitantes que llegaron a tu sitio web haciendo clic en enlaces directos o de referencia y en banners publicitarios o que vinieron de sitios web de redes sociales. Para verificar los detalles de cada fuente de tráfico, presiona “Todas las fuentes”.
Visibilidad de búsqueda
Esta sección muestra el porcentaje de visitantes que verán tu sitio web en la búsqueda al ingresar una palabra clave en particular. La visibilidad de las palabras clave es el porcentaje de impresiones que obtiene un sitio web en los motores de búsqueda dados para las palabras clave dadas.
Aquí también puedes encontrar la posición promedio en el ránking de tu sitio web y ver cómo ha cambiado durante los períodos de tiempo comparados. En el gráfico de barras, todas las palabras clave se agrupan de acuerdo con su clasificación: puedes verificar cuántas palabras clave se clasifican para las posiciones 1-3, 4-10, 11-30 y 31-100, así como la cantidad de palabras clave fuera de índice.
Si tienes tus palabras clave divididas en grupos, puedes elegir mostrar solo los datos del grupo seleccionado. También puedes elegir qué ranking de motor de búsqueda mostrar.Importancia de la palabra clave
En esta sección, puedes analizar qué palabras clave obtienen tráfico y cuáles no. Estos datos son útiles para establecer prioridades de palabras clave. El sistema verificará todas las palabras clave que están clasificadas entre los 30 mejores resultados de búsqueda. Se puede hacer clic en cada número y se desplegará una lista de palabras clave respectivas con un clic.
La importancia de las palabras clave te dirá qué palabras clave atraen tráfico al sitio web y cuáles no. Entonces, si una palabra clave ocupa un lugar alto, pero no atrae visitantes a tu sitio web, significa que la palabra clave tiene un volumen de búsqueda bajo. Puedes usar estos datos para verificar si tus especialistas en SEO están haciendo un buen trabajo: si obtienes una lista de palabras clave y eventualmente todas llegan a la cima, pero no obtienes tráfico, puedes estar agotando tu presupuesto.
Para obtener datos detallados sobre las palabras clave y su dinámica de clasificación, haz clic en cualquier valor de la tabla sobre el que estés interesado en obtener más información.

Resumen de clasificaciones
En esta sección, puedes echar un vistazo al panorama general de las clasificaciones de tu sitio web. Aquí puedes ver cómo la dinámica de clasificación de tu sitio ha cambiado para las primeras posiciones de clasificación, las posiciones que están fuera del índice, la posición promedio y la visibilidad de búsqueda para cada motor de búsqueda rastreado.
Se puede hacer clic en los números en cada grupo de clasificación. Simplemente haz clic en un número y aparecerá una lista de palabras clave.Cambios de palabras clave
En esta sección, puedes evaluar la dinámica de clasificación del sitio web y averiguar cuántas posiciones de clasificación de palabras clave saltaron o cayeron en 10-30 o 31-50 posiciones. También puedes verificar la cantidad de palabras clave que abandonaron o ingresaron a los 100 mejores resultados de búsqueda.
Se puede hacer clic en los números en cada grupo de clasificación. Simplemente haz clic en un número y aparecerá una lista de palabras clave.
Datos de localización
Esta sección muestra dónde se encuentran los visitantes de su sitio web. Puedes ver la lista de países de los que proviene la mayoría de los visitantes de tu sitio web. Para consultar la lista completa de las ubicaciones de los visitantes de tu sitio web, presiona "Todos los países".Fuentes de tráfico
En la sección de fuentes de tráfico, puedes comprobar qué fuentes traen más tráfico a tu sitio web. El gráfico de barras muestra el porcentaje de tráfico de búsqueda orgánico y de pago, así como la proporción de visitantes que llegaron a tu sitio web haciendo clic en enlaces directos o de referencia y en banners publicitarios o que vinieron de sitios web de redes sociales. Para verificar los detalles de cada fuente de tráfico, presiona “Todas las fuentes”.Visibilidad de búsqueda
Esta sección muestra el porcentaje de visitantes que verán tu sitio web en la búsqueda al ingresar una palabra clave en particular. La visibilidad de las palabras clave es el porcentaje de impresiones que obtiene un sitio web en los motores de búsqueda dados para las palabras clave dadas. Aquí también puedes encontrar la posición promedio en el ránking de tu sitio web y ver cómo ha cambiado durante los períodos de tiempo comparados. En el gráfico de barras, todas las palabras clave se agrupan de acuerdo con su clasificación: puedes verificar cuántas palabras clave se clasifican para las posiciones 1-3, 4-10, 11-30 y 31-100, así como la cantidad de palabras clave fuera de índice.
Si tienes tus palabras clave divididas en grupos, puedes elegir mostrar solo los datos del grupo seleccionado. También puedes elegir qué ranking de motor de búsqueda mostrar.
Importancia de la palabra clave
En esta sección, puedes analizar qué palabras clave obtienen tráfico y cuáles no. Estos datos son útiles para establecer prioridades de palabras clave. El sistema verificará todas las palabras clave que están clasificadas entre los 30 mejores resultados de búsqueda. Se puede hacer clic en cada número y se desplegará una lista de palabras clave respectivas con un clic.La importancia de las palabras clave te dirá qué palabras clave atraen tráfico al sitio web y cuáles no. Entonces, si una palabra clave ocupa un lugar alto, pero no atrae visitantes a tu sitio web, significa que la palabra clave tiene un volumen de búsqueda bajo. Puedes usar estos datos para verificar si tus especialistas en SEO están haciendo un buen trabajo: si obtienes una lista de palabras clave y eventualmente todas llegan a la cima, pero no obtienes tráfico, puedes estar agotando tu presupuesto.
Para obtener datos detallados sobre las palabras clave y su dinámica de clasificación, haz clic en cualquier valor de la tabla sobre el que estés interesado en obtener más información.
Resumen de clasificaciones
En esta sección, puedes echar un vistazo al panorama general de las clasificaciones de tu sitio web. Aquí puedes ver cómo la dinámica de clasificación de tu sitio ha cambiado para las primeras posiciones de clasificación, las posiciones que están fuera del índice, la posición promedio y la visibilidad de búsqueda para cada motor de búsqueda rastreado.Se puede hacer clic en los números en cada grupo de clasificación. Simplemente haz clic en un número y aparecerá una lista de palabras clave.
Cambios de palabras clave
En esta sección, puedes evaluar la dinámica de clasificación del sitio web y averiguar cuántas posiciones de clasificación de palabras clave saltaron o cayeron en 10-30 o 31-50 posiciones. También puedes verificar la cantidad de palabras clave que abandonaron o ingresaron a los 100 mejores resultados de búsqueda.Pestaña Tráfico
Esta pestaña te ayudará a obtener más información sobre el tráfico de tu sitio web. Analiza las fuentes de tráfico y el público de tu sitio web, verifica el rendimiento de cada página y los detalles de conversión.
Puedes utilizar estos datos para optimizar el núcleo semántico de tu proyecto y promover páginas utilizando las palabras clave más importantes y valiosas. Los datos de tráfico se extraen de tu cuenta de Google Analytics.
Fuentes de tráfico
En esta pestaña, puedes encontrar todas las métricas detalladas para cada fuente de tráfico de tu sitio web.
Aquí puedes verificar el número total de sesiones y el porcentaje de sesiones nuevas, el número de usuarios y de páginas vistas, el número promedio de páginas vistas por sesión y la duración promedio de la sesión, la tasa de rebote y el número de objetivos cumplidos.
Si has elegido dos períodos de tiempo para la comparación, verás los datos actuales en números más grandes con las métricas anteriores en una fuente más pequeña a continuación. También verás en qué porcentaje cada métrica ha crecido o disminuido dentro del intervalo de fechas seleccionado.
Puedes encontrar todos los datos sobre las fuentes de tráfico tanto en la sección Descripción general como en secciones separadas dedicadas a cada fuente de tráfico.Audiencia
Esta pestaña te ayudará a obtener más información sobre los visitantes de tu sitio web y comprender mejor cómo los usuarios de diferentes regiones interactúan con tu sitio web. De esa manera, puedes crear sus perfiles digitales y utilizar aún más estos datos al configurar campañas publicitarias específicas.
Puedes analizar los datos de tráfico con la ayuda de métricas de las siguientes secciones:Páginas
En esta pestaña, puedes verificar todas las métricas de tráfico para cada página del sitio web: el número de páginas vistas y el porcentaje de nuevas sesiones, el número promedio de páginas vistas por sesión y la duración promedio de la sesión, la tasa de rebote y el número de objetivos cumplidos.
En la tabla superior, encontrarás datos de tráfico para cada página de tu sitio web. También puedes analizar la página de destino y los datos de la página de salida por separado utilizando las tablas respectivas que se encuentran debajo de la tabla "Todas las páginas".Landing pages
Ve las páginas de tu sitio web a las que acceden los visitantes de diversas fuentes. Esta información te permite determinar las páginas más efectivas en términos de conversiones.
Páginas de Salida
Ve las páginas de tu sitio web a las que accedieron los visitantes antes de que abandonasen la página. Esta información te permite determinar qué páginas deben optimizarse.
Conversiones
En esta pestaña, encontrarás datos sobre las acciones específicas de los usuarios realizadas en línea o sin conexión. Por ejemplo, puedes haber establecido objetivos de conversión, como una suscripción a un boletín en línea o una compra completa.
Los objetivos muestran el número total de conversiones.
El valor del objetivo es el valor de todas las conversiones completadas expresadas en términos monetarios.
Fuentes de tráfico
En esta pestaña, puedes encontrar todas las métricas detalladas para cada fuente de tráfico de tu sitio web.Aquí puedes verificar el número total de sesiones y el porcentaje de sesiones nuevas, el número de usuarios y de páginas vistas, el número promedio de páginas vistas por sesión y la duración promedio de la sesión, la tasa de rebote y el número de objetivos cumplidos.
Si has elegido dos períodos de tiempo para la comparación, verás los datos actuales en números más grandes con las métricas anteriores en una fuente más pequeña a continuación. También verás en qué porcentaje cada métrica ha crecido o disminuido dentro del intervalo de fechas seleccionado.
Puedes encontrar todos los datos sobre las fuentes de tráfico tanto en la sección Descripción general como en secciones separadas dedicadas a cada fuente de tráfico.
Audiencia
Esta pestaña te ayudará a obtener más información sobre los visitantes de tu sitio web y comprender mejor cómo los usuarios de diferentes regiones interactúan con tu sitio web. De esa manera, puedes crear sus perfiles digitales y utilizar aún más estos datos al configurar campañas publicitarias específicas.Puedes analizar los datos de tráfico con la ayuda de métricas de las siguientes secciones:
- La geografía demuestra cómo los visitantes de diferentes regiones interactúan con tu sitio web.
- Dispositivos muestra qué tipo de dispositivo utilizaron los visitantes para acceder a tu sitio web.
- Las edades demuestran cómo cambian los datos del sitio web según el grupo de edad de la audiencia.
- Los géneros demuestran cómo cambian los datos del sitio web según el género de sus visitantes: hombres o mujeres. El género está determinado por las cookies del sitio web.
Páginas
En esta pestaña, puedes verificar todas las métricas de tráfico para cada página del sitio web: el número de páginas vistas y el porcentaje de nuevas sesiones, el número promedio de páginas vistas por sesión y la duración promedio de la sesión, la tasa de rebote y el número de objetivos cumplidos.En la tabla superior, encontrarás datos de tráfico para cada página de tu sitio web. También puedes analizar la página de destino y los datos de la página de salida por separado utilizando las tablas respectivas que se encuentran debajo de la tabla "Todas las páginas".
Landing pages
Ve las páginas de tu sitio web a las que acceden los visitantes de diversas fuentes. Esta información te permite determinar las páginas más efectivas en términos de conversiones.
Páginas de Salida
Ve las páginas de tu sitio web a las que accedieron los visitantes antes de que abandonasen la página. Esta información te permite determinar qué páginas deben optimizarse.
Conversiones
En esta pestaña, encontrarás datos sobre las acciones específicas de los usuarios realizadas en línea o sin conexión. Por ejemplo, puedes haber establecido objetivos de conversión, como una suscripción a un boletín en línea o una compra completa.- Los objetivos muestran qué objetivos se alcanzaron, su valor y la suma de todas las tasas de conversión de objetivos individuales.
- Las campañas de Google Ads muestran qué campañas publicitarias fueron más efectivas y cuáles deberían optimizarse o deshabilitarse. Puedes verificar los siguientes datos para cada campaña publicitaria que hayas lanzado: la cantidad de sesiones y el porcentaje de nuevas sesiones, la cantidad de objetivos alcanzados, el valor del objetivo y la tasa de conversión de objetivos.
Los objetivos muestran el número total de conversiones.
El valor del objetivo es el valor de todas las conversiones completadas expresadas en términos monetarios.