Ce module vous permet d’analyser tous les mots-clés qui conduisent les gens vers votre site Web en fonction des données de la Google Search Console. SE Ranking analysera les informations et vérifiera si tous les mots clés pertinents ont été ajoutés au projet. Si certains des mots-clés qui génèrent la majorité du trafic organique manquent dans le projet, nous vous recommandons de les ajouter pour le suivi.
Connexion à la console de recherche Google
- Connectez-vous à votre compte Google Search Console où vous avez déjà ajouté votre site Web et choisissez « Gérer la propriété » → « Ajouter ou supprimer des utilisateurs ».
Si vous le souhaitez, vous pouvez connecter GSC à l'outil Analytics & Traffic pour importer et suivre les backlinks de la Google Search Console pour votre projet.
Si votre site n’a pas encore été ajouté à Google Search Console, suivez ce guide de Google.
Données dont vous disposerez après connexion
Une fois Google Search Console connectée, vous pouvez afficher ses données sous l’onglet Google Search Console Data et importer des backlinks dans l’outil de surveillance des backlinks.
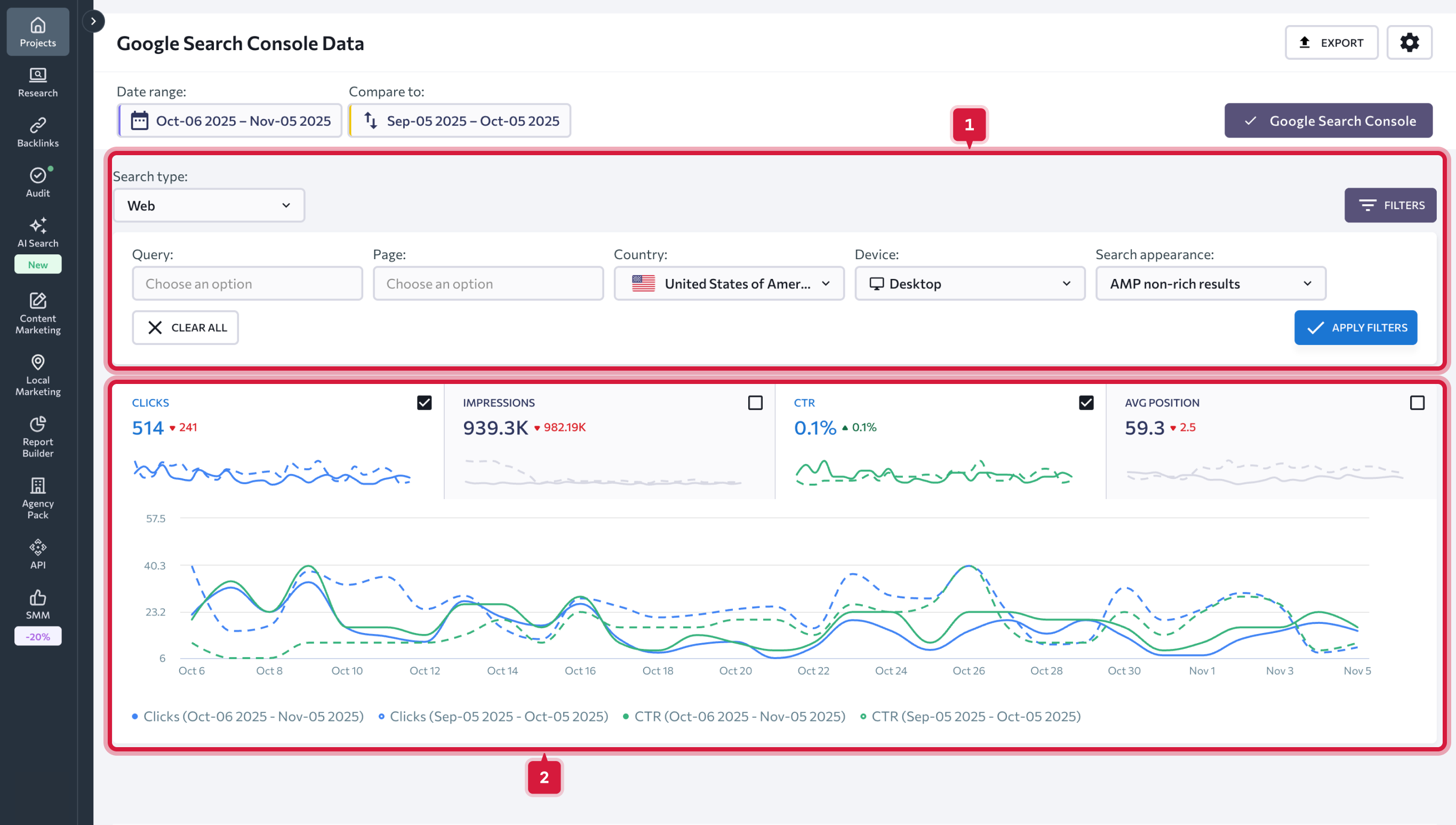
Données de la console de recherche Google
Pour afficher les données dont vous avez besoin, choisissez la plage de dates que vous souhaitez analyser. Vous pouvez choisir une date ou une plage de dates particulière. En plus de cela, vous pouvez choisir de comparer deux périodes en définissant manuellement la plage de dates nécessaire ou en choisissant l’une des options suggérées.
Vous avez le choix entre les options suivantes :
- Aujourd’hui
- Hier
- La semaine dernière
- Le mois dernier
- Les 7 derniers jours
- Les 30 derniers jours
- Personnalisé
Si vous cochez la case « Afficher les valeurs précédentes », les graphiques vous montreront la différence de performance entre les deux périodes sélectionnées en pourcentage. Lorsqu’elle n’est pas cochée, la différence sera affichée en chiffres. Vous pouvez également supprimer les données de la période précédente des graphiques. Pour ce faire, faites simplement glisser le curseur.
Une fois que vous avez défini la plage de dates, tous les tableaux et graphiques de données seront mis à jour en conséquence.
Vous pouvez analyser les graphiques suivants :
- Clics — indique combien de fois les utilisateurs ont cliqué sur votre site Web ;
- Impressions — indique combien de fois les utilisateurs ont vu un lien vers votre site Web dans les résultats de recherche ;
- CTR — pourcentage d’impressions ayant abouti à un clic ;
- Position moyenne de votre site dans les résultats de recherche.
La signification des marques de couleur est expliquée dans la légende juste en dessous des graphiques.
Vous pouvez filtrer les données en utilisant une métrique ou plusieurs métriques en même temps :
- Type de recherche (web, image, vidéo);
- Type d’appareil (ordinateur de bureau, mobile, tablette);
- Pays;
- Apparence de la recherche : (résultats enrichis, résultats de produits, extrait d’avis, etc.);
- Requête (vous pouvez exclure les requêtes contenant un certain mot-clé ou obtenir une liste de requêtes contenant un certain mot-clé);
- URL (vous pouvez exclure certaines URL ou obtenir des données sur certaines URL).
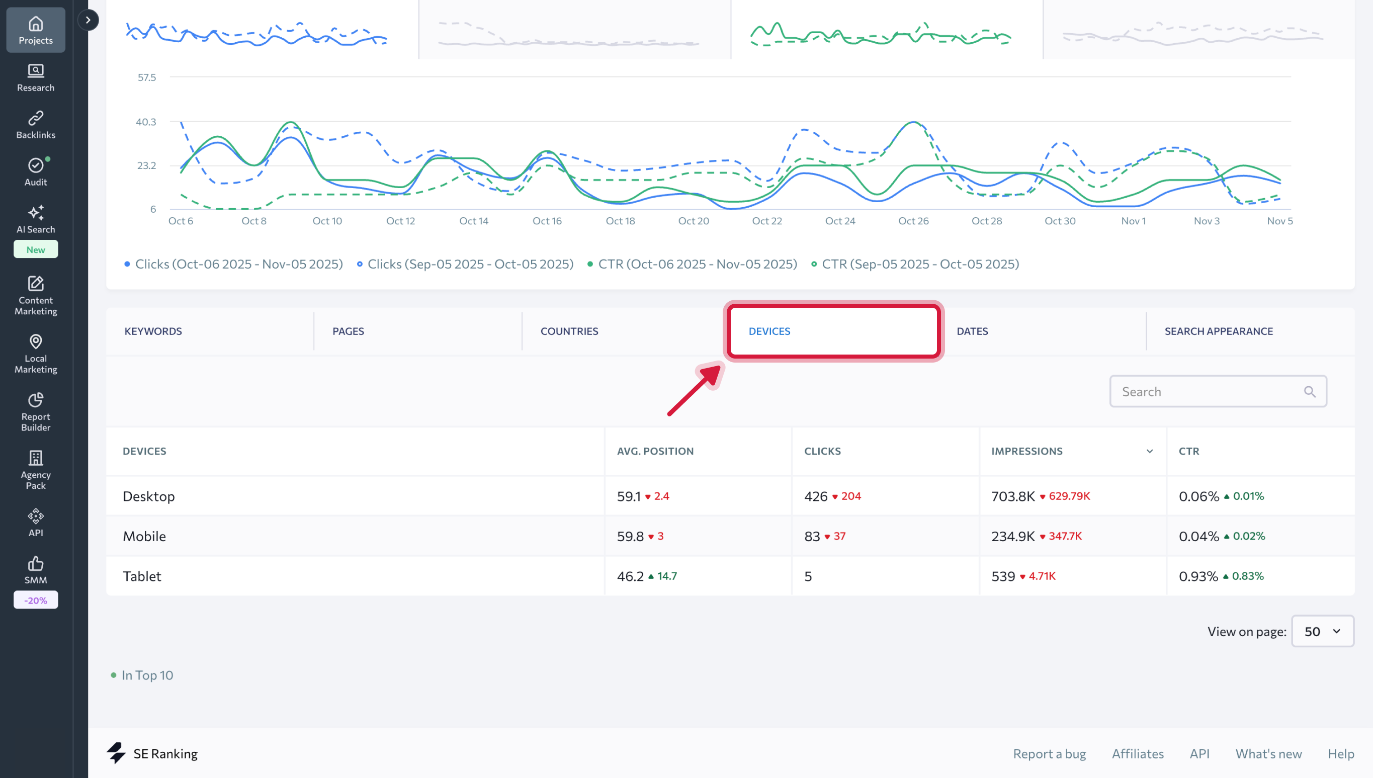
Plus bas dans la page, vous trouverez un tableau avec plusieurs onglets qui vous permettront d’analyser en détail toutes les données liées aux mots-clés, aux pages, aux pays, aux appareils, aux dates et à l’apparence de la recherche.
Mots clés contient les statistiques suivantes :
- Mots-clés qui ont généré des impressions pour votre site Web dans les SERP de Google.
- Positions de classement des mots-clés qui ont été ajoutées au projet.
- Position de classement moyenne dans Google pour le mot-clé spécifié (hors région cible).
Les nombres dans les colonnes « Position » et « Position moyenne » peuvent différer. Sous la colonne « Position », vous pouvez trouver les positions de classement les plus récentes des mots-clés qui ont été ajoutés aux projets SE Ranking. Sous la colonne « Position moyenne », le système affiche les données de Google (position moyenne dans Google pour le mot-clé spécifié, hors région cible).
- Nombre de clics vers le site pour le mot-clé spécifié.
- Nombre d’impressions dans la recherche Google pour le mot-clé spécifié.
- CTR (%).
Sur la base des données affichées ci-dessous, nous pouvons évaluer le succès de certains mots clés : si le nombre d’impressions est important et qu’il n’y a pas de clics, vos extraits ne sont probablement pas assez attrayants. Dans ce cas, nous vous recommandons de réviser et d’améliorer vos extraits.
S’il existe des mots-clés avec un grand nombre d’impressions, mais que vous ne les avez pas encore ajoutés au projet, nous vous suggérons de le faire. De telles requêtes sont beaucoup plus faciles à traiter et peuvent améliorer les performances globales de votre site Web.
Sous l’onglet Pages, vous trouverez des données sur la position de classement moyenne du site Web, les clics, les impressions et le CTR pour des pages Web distinctes.
Sous les onglets Pays, Appareils, Dates et Apparence de la recherche, les mêmes données clés sont affichées en relation avec les pays, les types d’appareils, les dates pour la période sélectionnée et pour différents types d’extraits dans le SERP.