Si vous n'avez pas connecté les services Google Analytics ou Google Search Console à votre compte lors de la création d'un projet dans SE Ranking, vous pouvez le faire à tout moment via le module Analytics & trafic.
Connexion Google Analytics
Allez dans le module Analytics & trafic et cliquez sur le bouton « Connecter Google Analytics » .
L'autorisation de compte Google étant requise, nous vous conseillons de vous connecter. Autorisez le système à utiliser vos données pour la connexion en cliquant sur le bouton correspondant.
SE Ranking ne stocke pas les données transférées à Google Analytics via le protocole d'authentification public OAuth. Nous garantissons la sécurité et la confidentialité lors du traitement des informations personnelles de nos utilisateurs.
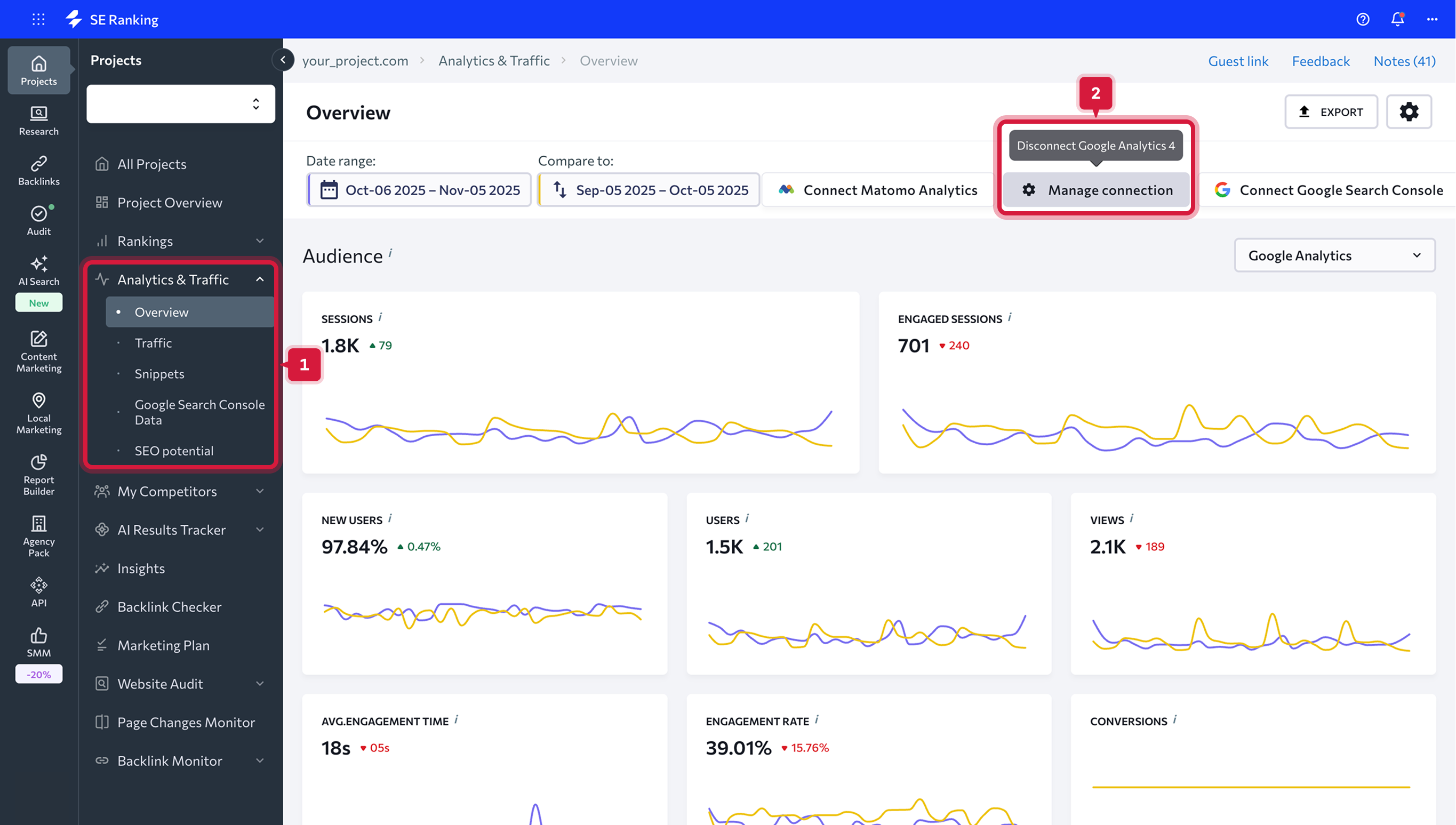
Déconnecter les services d'analyse et de statistiques
Si vous souhaitez supprimer une intégration, vous avez deux options :
-
Toutes les intégrations se trouvent dans le panneau supérieur de l'onglet « Aperçu ». Cliquez sur l'intégration que vous souhaitez déconnecter et confirmez vos intentions dans le menu contextuel qui apparaîtra ;
- Accédez à l'onglet Intégrations sous Paramètres et appuyez sur l'icône Croix pour déconnecter le service.
Données que vous obtiendrez après la connexion
Une fois Google Analytics connecté, vous pouvez visualiser ses données sous les onglets « Présentation » et « Trafic » accessibles via la barre de navigation verticale de gauche.
Onglet Vue d'ensemble
Sous l'onglet Vue d'ensemble, vous trouverez des tableaux et des graphiques qui montrent à quel point l'audience de votre site Web est active et quelles sources de trafic attirent le plus de visiteurs sur votre site Web. Ici, vous pouvez également vérifier les données sur la visibilité du moteur de recherche de votre site Web, l'importance des mots-clés, l'aperçu des classements, etc.
Toutes ces données sont extraites de vos comptes Google Analytics et Google Search Console ainsi que de nos propres bases de données. Assurez-vous de connecter les deux comptes pour obtenir toutes les données nécessaires à l'analyse.
Pour afficher les données dont vous avez besoin, choisissez la plage de dates que vous souhaitez analyser. Vous pouvez choisir une date ou une plage de dates particulière. En plus de cela, vous pouvez choisir de comparer deux périodes en définissant manuellement la plage de dates nécessaire ou en choisissant l'une des options suggérées.
Vous avez le choix entre les options suivantes :
- Aujourd'hui
- Hier
- La semaine dernière
- Le mois dernier
- Les 7 derniers jours
- Les 30 derniers jours
- Personnalisé
Lors de la définition des intervalles de temps pour l'analyse, vous pouvez choisir la manière dont vous souhaitez comparer les données des périodes en cours et précédentes. Si vous cochez la case "Afficher les valeurs précédentes", les graphiques vous montreront la différence de performance entre les deux périodes sélectionnées en pourcentage.
Lorsqu'elle n'est pas cochée, la différence sera affichée en chiffres. Vous pouvez également supprimer les données de la période précédente des graphiques. Pour ce faire, faites simplement glisser le curseur.
Une fois que vous avez défini la plage de dates, tous les tableaux et graphiques de données seront mis à jour en conséquence.
Audience
Cette section vous aidera à en savoir plus sur les visiteurs de votre site Web et à créer leurs profils numériques. Vous pouvez utiliser ces données lors de la mise en place de campagnes publicitaires ciblées.Séances. Le nombre total de sessions dans la plage de dates. Une session est la période pendant laquelle un utilisateur est activement engagé avec votre site Web. En d'autres termes, il indique le nombre de fois qu'un utilisateur a visité votre site Web.
Utilisateurs. Utilisateurs qui ont visité votre site Web au moins une fois dans la plage de dates.
Vues des pages. Le nombre total de pages consultées ou le nombre de fois que la page a été chargée dans la plage de dates.
Nouvelles séances. Le nombre total de nouvelles sessions lorsqu'un utilisateur interagit activement avec votre site Web.
Objectifs. Si vous avez défini des objectifs dans vos services de statistiques et d'analyse, vous verrez le nombre total d'objectifs atteints (conversions) dans ce tableau de bord.
Durée moyenne des sessions. La durée moyenne de la session d'un utilisateur.
Pages/Séance. Le nombre moyen de pages vues au cours d'une session.
Taux de rebond. Le pourcentage de sessions d'une seule page au cours desquelles il n'y a eu aucune interaction avec la page.
Petit rappel : vous pouvez analyser les données pour une plage de dates définie et comparer deux périodes de temps sélectionnées.
Données de localisation
Cette section indique où se trouvent les visiteurs de votre site Web. Vous pouvez voir la liste des pays d'où proviennent la plupart des visiteurs de votre site Web. Pour consulter la liste complète des emplacements des visiteurs de votre site Web, appuyez sur "Tous les pays".Sources de trafic
Dans la section sources de trafic, vous pouvez vérifier quelles sources génèrent plus de trafic sur votre site Web. Le graphique à barres montre le pourcentage de trafic de recherche organique et payant ainsi que la proportion de visiteurs qui ont atterri sur votre site Web en cliquant sur des liens directs ou de référence et des bannières publicitaires ou provenant de sites Web de médias sociaux. Pour vérifier les détails de chaque source de trafic, appuyez sur "Toutes les sources".Visibilité de la recherche
Cette section indique le pourcentage de visiteurs qui verront votre site Web dans la recherche après avoir saisi un mot-clé particulier. La visibilité des mots-clés est la part d'impressions qu'un site Web obtient dans les moteurs de recherche donnés pour les mots-clés donnés.Ici, vous pouvez également trouver la position de classement moyenne de votre site Web et voir comment elle a changé au cours des périodes comparées. Dans le graphique à barres, tous les mots-clés sont regroupés en fonction de leur classement - vous pouvez vérifier combien de mots-clés se classent pour les positions 1-3, 4-10, 11-30 et 31-100 ainsi que le nombre de mots-clés hors du indice.
Si vos mots-clés sont divisés en groupes, vous pouvez choisir de n'afficher que les données du groupe sélectionné. Vous pouvez également choisir les classements des moteurs de recherche à afficher.
Importance des mots-clés
Dans cette section, vous pouvez analyser quels mots-clés génèrent du trafic et lesquels n'en génèrent pas. Ces données sont utiles pour définir les priorités des mots-clés. Le système vérifiera tous les mots-clés qui se classent parmi les 30 premiers résultats de recherche. Chaque numéro est cliquable et une liste de mots-clés respectifs se déroulera sur un clic.L'importance des mots-clés vous indiquera quels mots-clés génèrent du trafic vers le site Web et lesquels n'en génèrent pas. Ainsi, si un mot-clé est bien classé mais n'apporte aucun visiteur sur votre site Web, le mot-clé a un faible volume de recherche. Vous pouvez utiliser ces données pour vérifier si vos spécialistes du référencement font du bon travail : si vous obtenez une liste de mots-clés et qu'ils finissent tous par arriver en tête, mais que vous n'obtenez aucun trafic, vous risquez d'épuiser votre budget.
Pour obtenir des données détaillées sur les mots-clés et leur dynamique de classement, cliquez sur n'importe quelle valeur du tableau sur laquelle vous souhaitez en savoir plus.
Aperçu des classements
Dans cette section, vous pouvez jeter un œil à la vue d'ensemble du classement de votre site Web. Ici, vous pouvez voir comment la dynamique de classement de votre site a changé pour les premières positions de classement, les positions hors de l'index, la position moyenne et la visibilité de la recherche pour chaque moteur de recherche suivi.Les numéros de chaque groupe de classement sont cliquables. Cliquez simplement sur un numéro et une liste de mots-clés apparaîtra.
Modifications des mots-clés
Dans cette section, vous pouvez évaluer la dynamique de classement des sites Web et découvrir combien de positions de classement de mots-clés ont sauté ou chuté de 10 à 30 ou de 31 à 50 positions. Vous pouvez également vérifier le nombre de mots-clés qui ont été supprimés ou entrés dans les 100 premiers résultats de recherche.Les numéros de chaque groupe de classement sont cliquables. Cliquez simplement sur un numéro et une liste de mots-clés apparaîtra.
Onglet Trafic
Cet onglet vous aidera à mieux comprendre le trafic de votre site Web. Analysez les sources de trafic et l'audience de votre site Web, vérifiez les performances et les détails de conversion de chaque page.Vous pouvez utiliser ces données pour optimiser le noyau sémantique de votre projet et promouvoir les pages en utilisant les mots-clés les plus significatifs et les plus précieux. Les données de trafic sont extraites de votre compte Google Analytics.
Sources de trafic
Dans cet onglet, vous pouvez trouver toutes les mesures détaillées pour chaque source de trafic de votre site Web. Ici, vous pouvez vérifier le nombre total de sessions et le pourcentage de nouvelles sessions, le nombre d'utilisateurs et de pages vues, le nombre moyen de pages vues par session et la durée moyenne de la session, le taux de rebond et le nombre d'objectifs atteints.
Audience
Cet onglet vous aidera à en savoir plus sur les visiteurs de votre site Web et à mieux comprendre comment les utilisateurs provenant de différentes régions interagissent avec votre site Web. De cette façon, vous pouvez créer leurs profils numériques et utiliser davantage ces données lors de la configuration de campagnes publicitaires ciblées.Vous pouvez analyser les données de trafic à l'aide des métriques des sections suivantes :
- Géographie montre comment les visiteurs de différentes régions interagissent avec votre site Web.
- Appareils indiquent le type d'appareil utilisé par vos visiteurs pour accéder à votre site Web.
- Ages montre comment les données du site Web changent en fonction du groupe d'âge de l'audience.
- Genders montre comment les données du site Web changent en fonction du sexe de vos visiteurs - homme ou femme. Le sexe est déterminé par les cookies du site Web.
Pages
Dans cet onglet, vous pouvez consulter toutes les mesures de trafic pour chaque page du site : le nombre de pages vues et le pourcentage de nouvelles sessions, le nombre moyen de pages vues par session et la durée moyenne de la session, le taux de rebond et le nombre d'objectifs atteints.Dans le tableau du haut, vous trouverez les données de trafic pour chaque page de votre site Web. Vous pouvez également analyser les données de la page de destination et de la page de sortie séparément à l'aide des tableaux respectifs situés sous le tableau "Toutes les pages".
Pages de destination
Affichez les pages de votre site Web auxquelles les visiteurs accèdent à partir de diverses sources. Ces informations vous permettent de déterminer les pages les plus efficaces en termes de conversions.
Pages de sortie
Affichez les pages de votre site Web auxquelles les visiteurs ont accédé avant qu'ils ne rebondissent. Ces informations vous permettent de déterminer quelles pages doivent être optimisées.
Conversions
Dans cet onglet, vous trouverez des données sur les actions spécifiques de l'utilisateur effectuées en ligne ou hors ligne. Par exemple, vous avez peut-être défini des objectifs de conversion tels qu'un abonnement à une newsletter en ligne ou un achat finalisé.- Buts montre quels objectifs ont été atteints, leur valeur et la somme de tous les taux de conversion des objectifs individuels.
- Campagnes Google Ads indiquent quelles campagnes publicitaires ont été les plus efficaces et lesquelles doivent être optimisées ou désactivées. Vous pouvez vérifier les données suivantes pour chaque campagne publicitaire que vous avez lancée : le nombre de sessions et le pourcentage de nouvelles sessions, le nombre d'objectifs atteints, la valeur de l'objectif et le taux de conversion de l'objectif.
Les objectifs indiquent le nombre total de conversions.
Objectif est la valeur de toutes les conversions terminées exprimée en termes monétaires.
Le taux d'objectifs est le rapport entre le nombre d'objectifs atteints et le nombre de sessions.