この項目は、Google Search Console データを基に、ウェブサイトの集客に結びついた全ての検索クエリの分析に役立ちます。SE Rankingは情報を分析し、プロジェクトに追加されていないキーワードが無いかチェックします。大きなオーガニックトラフィックを生むクエリがプロジェクトに登録されていない場合、それらのクエリを取得対象に追加する事をおすすめします。
Google Search Console 接続
必要に応じて、分析&トラフィックツールでGSCを接続し、プロジェクトのGoogle Search Console被リンクをインポートして記録することができます。
Google Search Consoleにあなたのウェブサイトをまだ追加していない場合は、Search Console の概要 をご確認ください
接続後に得られるデータ
Google Search Consoleと接続すると、「Google Search Console データ」タブにデータが表示され、「 被リンク監視」機能に被リンクがインポートされます。
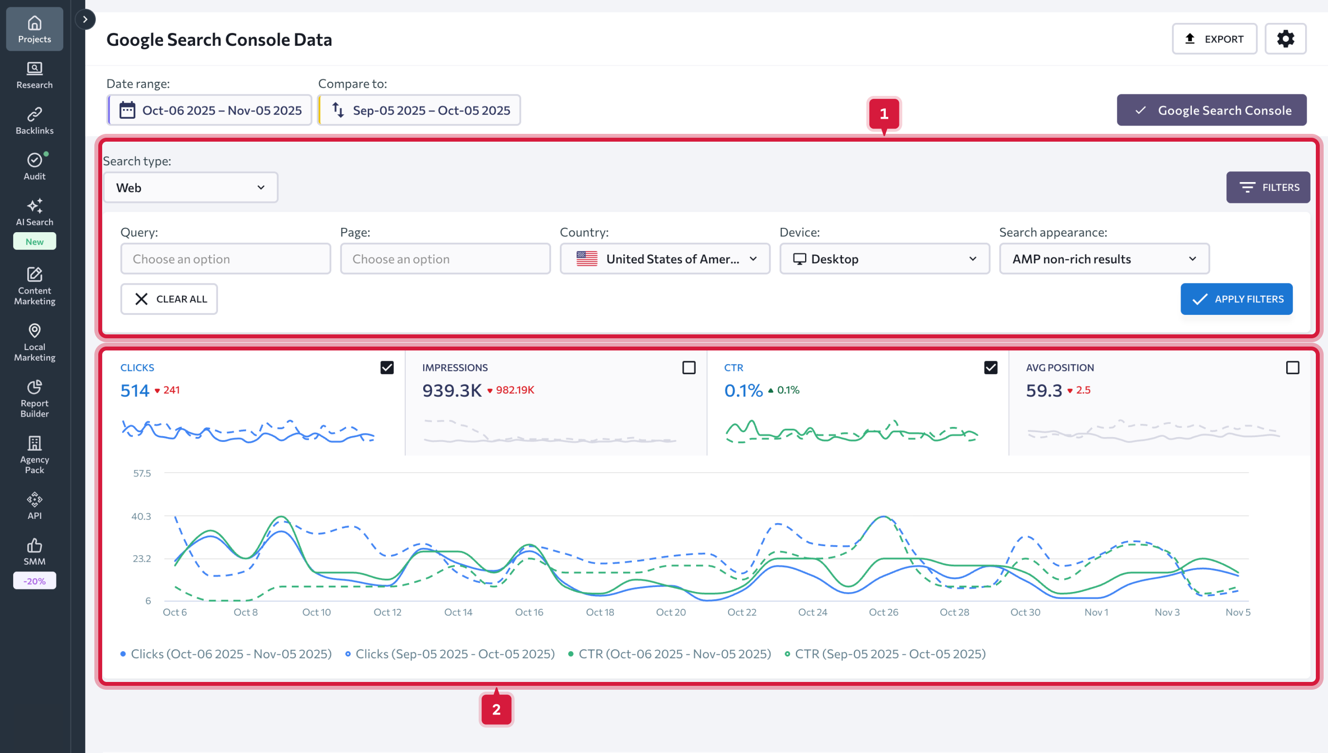
Google Search Console データ
必要なデータを見るには、分析対象の日付の期間を選択します。特定の日付や期間を指定する事ができます。更に、手動で必要の期間を設定して二つの期間を比較する事も、あらかじめ用意された期間のうち一つを指定して比較する事もできます。
以下のオプションから選択する事ができます。
- 今日
- 昨日
- 前週
- 前月
- 過去7日間
- 過去30日間
- カスタム
“以前の値を表示”チェックボックスにチェックをつけると、グラフ上で二つの選択した期間のパフォーマンスの差をパーセントで示します。チェックを外すと、差を数値で表示します。更に"比較する"スライドバーをオフにすれば、グラフから前の期間のデータを非表示にする事もできます。
データの範囲を設定すると、すべてのデータのチャートやグラフは設定に基づき更新されます。
以下のグラフを分析する事ができます。
- クリック — 検索結果ページであなたのウェブサイトがクリックされた回数です。
- インプレッション — 検索結果ページであなたのウェブサイトへのリンクが表示された回数です。
- CTR — クリックとインプレッションの割合を示した値です。
- 平均順位 — 検索結果におけるあなたのサイトの平均順位です。
グラフで使用される配色についての説明は、グラフ直下の凡例で説明されます。
一つまたは複数の指標を同時に使用してデータを絞り込む事もできます。
- 検索タイプ (ウェブ、画像、動画)
- デバイスタイプ (デスクトップ、モバイル、タブレット)
- 国
- 検索での見え方(リッチリザルト、プロダクト結果、レビュースニペット等)
- クエリ (特定のキーワードを含むクエリの除外や特定のキーワードを含むクエリのリストの取得が可能)
- URL (いくつかのURLの除外や特定のURLのデータ取得が可能)
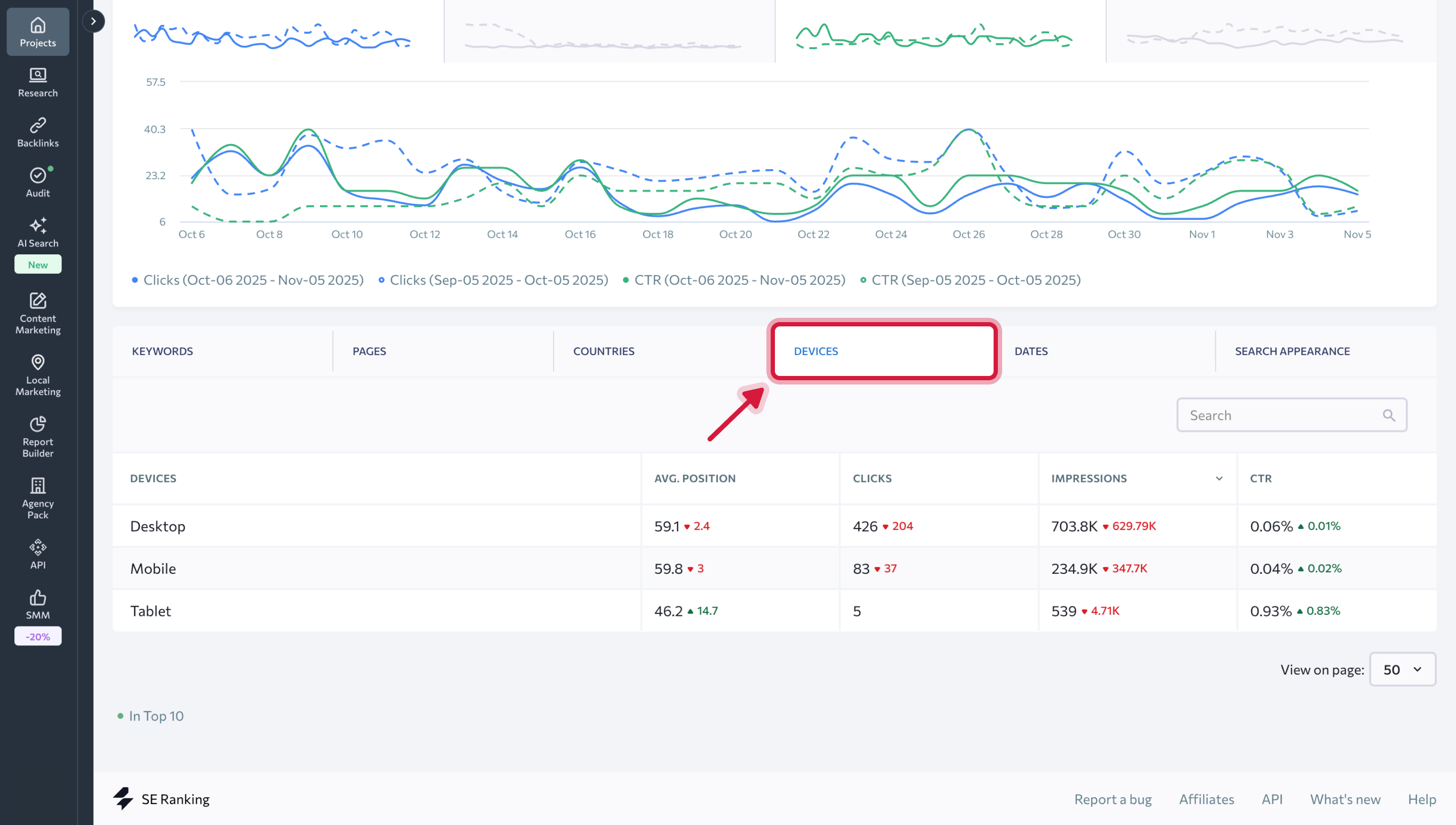
ページの下の方では、複数のタブで構成されたテーブルが表示されます。キーワードやページ、国、デバイス、日付、検索での見え方に関連する全ての詳細データを分析する事ができます。
キーワード タブでは以下の指標が扱われています。
- Google検索結果であなたのウェブサイトのインプレッションが発生したクエリ。
- プロジェクトに追加されているキーワードの順位。
- 該当の検索クエリのGoogleにおける平均順位 (対象地域設定は含まれません)。 「順位」と「平均順位」の値は異なります。「順位」列には、SE Rankingのプロジェクトに追加したキーワードの最新順位が表示されます。そして「平均順位」列にはGoogleのデータが表示されます (該当クエリのGoogle上の平均検索順位で、対象地域設定は含まれません)。
- 特定のキーワードにおけるサイトへのクリック数。
- 特定のキーワードのGoogle検索上のインプレッション数。
- CTR (%).
以下に表示されるデータに基づいて、特定のクエリの成果を評価する事ができます: インプレッション数が多く、クリックが殆ど無い場合、一般的にはスニペットが魅力的でない事が多いです。この場合、 スニペットを見直して改善する事をお勧めします。
インプレッションが多いクエリで、プロジェクトにまだ追加していない場合、プロジェクトへの追加をお勧めします。これらは、施策に取り組む際に成果を上げやすいクエリです。
ページ タブでは、 ウェブサイト内の各ウェブページの平均順位やクリック、インプレッション、CTRのデータが表示されます。
国、デバイス、日付 や 検索での見え方 タブでは、国やデバイスタイプ、選択期間の日付、検索結果内のスニペットの種類別に同じ主要なデータが表示されます。