SE Rankingプロジェクト作成時にあなたのアカウントとGoogleアナリティクスやSearch Consoleを接続していない場合は、いつでも「分析&トラフィック」セクションから設定する事ができます。
Googleアナリティクス接続
Googleアナリティクスと接続するには、「分析 & トラフィック」セクションへ移動して
「Googleアナリティクスと接続」ボタンをクリックします。
Google account 認証が必要となる為、Googleアカウントにログインする事をお勧めします。該当するボタンをクリックして、システムがあなたのデータを使用する為に接続する事を許可します。
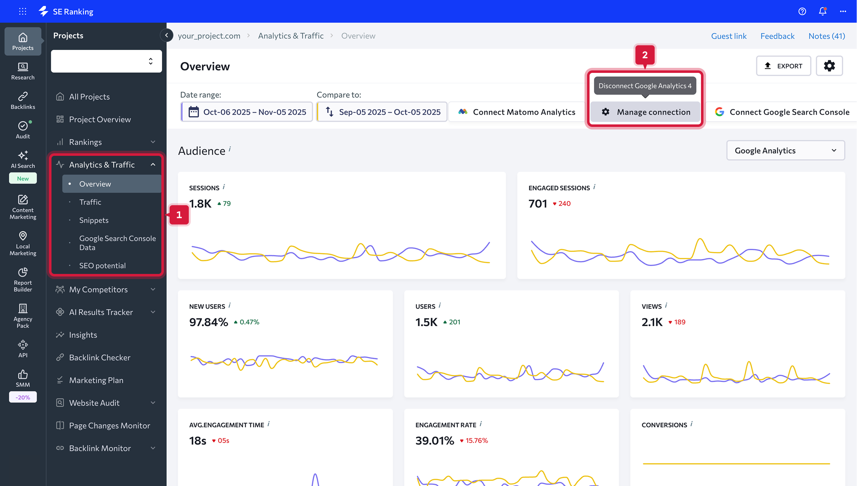
分析&トラフィックサービスの接続解除
接続を削除する場合は、以下の二つの方法があります。
接続後に得られるデータ
- すべての接続は、「概要」タブの上部パネルで確認できます。接続を解除したい項目をクリックし、表示されるポップアップメニューで確認します。
-
設定内の連携タブへ移動し、サービスの接続を解除する×アイコンをクリックします。
接続後に得られるデータ
Googleアナリティクスと接続すると、 左側垂直ナビゲーションバーから「概要」と「トラフィック」タブにデータが表示されます。
概要タブ
概要タブでは、ウェブサイトの訪問者の行動や集客チャネル別トラフィックのチャートやグラフを確認する事ができます。ここで検索エンジンヴィジビリティのデータやキーワード重要性、検索順位概要などのデータを確認する事ができます。
全てのデータは、私達自身のデータベースからも含め、GoogleアナリティクスやSearch Consoleアカウントから抽出されます。必要な全てのデータを取得して分析する為に両方のアカウントと接続できている事を確認しましょう。
必要なデータを表示させるには、分析したい期間を選択します。特定の日付や機関を指定する事ができます。更に、手動で必要な期間を指定指定し、二つの期間を比較する事もでき、あらかじめ用意されている期間を指定する事もできます。
以下のオプションから選択する事もできます。
チェックを外すと、両方の差は数値で表示されます。グラフから以前の期間のデータを削除する事もできます。この場合は、"比較する"スライダーをオフにします。 日付の範囲が設定されると、全てのチャートやグラフが設定に基づいて更新されます。オーディエンス
このセクションでは、ウェブサイトの訪問者を詳しく把握し、その傾向を調査する際に役立ちます。広告キャンペーンの対象を設定する際にこのデータを活用できます。
セッション 期間内の合計セッション数です。セッションはあなたのウェブサイト上でユーザーが行う一連の行動の単位です。つまり、あなたのウェブサイトにユーザーが訪問した回数を意味します。
ユーザー あなたのウェブサイトを期間内で少なくとも一度は訪問したユーザーです。
ページビュー 期間内でページが読み込まれた合計回数です。
新規セッション初めてあなたのウェブサイトに訪問した際のユーザーの合計セッション数です。
目標 あなたの統計データや分析サービス上で目標を設定している場合はこのダッシュボードで達成した目標(コンバージョン)の合計数がわかります。
平均セッション時間 ユーザーのセッション時間の平均です。
ページ/セッション セッションあたりの表示ページ数の平均です。
直帰率 1ページで見ただけで行動がそれ以外に無いセッションの割合です。
ヒント: 二つの期間を比較したり、日付の範囲をっ指定してデータを分析する事ができます。訪問者の地域
このセクションでは、ウエブサイトの訪問者の位置が表示されます。ウェブサイト訪問者の主要な国のリストを把握する事ができます。ウェブサイト訪問者の全ての地域のリストを調べる場合は、"全ての国"をクリックします。
集客チャネル
集客チャネルセクションでは、あなたのウェブサイトに誘導している主要なトラフィック元を調べる事ができます。棒グラフでは、あなたのウェブサイトへの直接訪問や参照リンク、広告バナー、ソーシャルメディア経由の訪問者の割合とともに、オーガニックと有料検索トラフィックの割合を表示します。各トラフィック元の詳細を調べる場合は、"全てのチャネル"をクリックします。
検索ヴィジビリティ
このセクションでは、特定のキーワードを入力して検索上であなたのウェブサイトを見る訪問者の割合を示します。キーワードヴィジビリティはウェブサイトが対象のキーワードと検索エンジンで表示されるインプレッションの割合です。
ここであなたのウェブサイトの平均順位も確認でき、別の期間と比較してどの程度変化があるかを把握する事ができます。棒グラフでは、全てのキーワード数は順位を基準に分類されます。インデックス外(圏外)のキーワード数も含め、検索順位 1-3位、4-10位、11-30位、31-100位で掲載されているキーワードの数をチェックする事ができます。
キーワードをグループ分類している場合は、選択したグループのデータのみ表示させる事もできます。また、表示する検索エンジンを選択する事もできます。キーワード重要性
このセクションでは、トラフィックを獲得しているキーワードやそうでないキーワードを分析する事ができます。キーワードの優先度を決める際にこのデータを参考にします。システムは上位30位の検索順位のキーワードを全てチェックします。各数値はクリック可能で、各キーワードのリストはクリックで展開されます。
キーワード重要性によりトラフィックに貢献するキーワードとそうでないキーワードがわかります。順位が高くてもウェブサイトに全く訪問者が来ないキーワードは検索ボリュームの少ないキーワードという事になります。SEOスペシャリストの成果をチェックする際にこのデータを活用する事ができます。キーワードのリストを取得し、最終的にはすべてが上位に表示されてもトラフィックが得られない場合は、単純に予算を無駄にしている可能性があります。
キーワードの詳しいデータや順位の変動を確認するには、該当するテーブル内の値をクリックします。
検索順位概要
このセクションで、あなたのウェブサイトの検索順位の全体像を一目で把握する事ができます。各検索エンジン別の上位表示順位のサイトの変動や、インデックス外の状態、平均順位、検索ヴィジビリティを確認する事ができます。
各掲載順位で割り当てられるグループの値はクリック可能です。数値をクリックするとキーワードのリストが表示されます。キーワード変化
このセクションでは、ウェブサイトの順位変動を把握し、10-30位または31-50位の振れ幅で順位上昇または下降しているキーワード数を確認する事ができます。その他、上位100位以内に到達、または圏外になってしまったキーワードの数もチェックする事ができます。
各掲載順位で割り当てられるグループの値はクリック可能です。数値をクリックするとキーワードのリストが表示されます。トラフィック タブ
このタブでは、あなたのウェブサイトのトラフィックに関して更なる洞察を得られます。ウェブサイトのトラフィック元やオーディエンスを分析して、各ページのパフォーマンスとコンバージョンの詳細を確認しましょう。
このデータはあなたのプロジェクトのセマンティックコア(対象キーワードリスト)の最適化や最も重要で価値あるキーワードを活用したページのプロモーションの為に活用できます。トラフィックデータはあなたのGoogleアナリティクスアカウントから抽出されます。
トラフィック元
このタブでは、あなたのウェブサイトの各トラフィック元の詳しい指標を全て確認できます。
ここで合計セッション数や新規セッションの割合、ユーザー数、ページビュー、セッションあたりの平均ページビュー数、平均セッション時間、直帰率、目標達成数を確認する事ができます。
比較の為に二つの期間を選択している場合は、現在のデータが大きい数字で表示され、その下に小さなフォントで以前の値が表示されます。更に、指定した期間内で各指標で上昇または下降した値がパーセント表示されます。
トラフィック元の全てのデータは概要セクションと各トラフィック元個別のセクションの両方で確認する事ができます。ユーザー
このタブは、あなたのウェブサイト訪問者について理解し、ユーザーがそれぞれの地域からどのように来ているかを把握する際に便利です。このデータを活用して、ユーザーの傾向を理解して広告キャンペーンのターゲットを設定する事ができます。
以下のセクションの指標を活用してトラフィックデータを分析する事ができます。ページ
このタブでは、各ウェブサイトのページに関する全てのトラフィック指標(ページビュー数、新規セッション率、セッション別平均ページビュー数、平均セッション時間、直帰率、目標達成数)を確認する事ができます。
テーブル上部では、あなたのウェブサイトの各ページに関するトラフィックデータを確認する事ができます。ページタブの下に位置する"全てのページ"、"ランディングページ"、"離脱ページ"ボタンを切り替えて、ランディングページや離脱ページも分析する事ができます。
ランディングページ
様々なソースから訪問者がアクセスするウェブサイトのページを確認できます。この情報によりコンバージョンで最も効果的なページを確認する事ができます。
離脱ページ
訪問者がサイトを立ち去る際の最終ページを確認できます。離脱が想定外の場合には、ページを訪問者の傾向に合わせて最適化する必要があります。コンバージョン
このタブでは、オンラインやオフラインにおける特定のユーザーの行動に関するデータを確認する事ができます。例えば、オンラインニュースレターの定期購読や購入完了などをコンバージョン目標に設定するなどが一般的です。
目標 はコンバージョンの合計数が表示されます。
目標の価値 は金額的に表現される達成済みのコンバージョンの価値です。
目標の割合 は合計セッションと目標達成数の割合を意味します。
概要タブ
概要タブでは、ウェブサイトの訪問者の行動や集客チャネル別トラフィックのチャートやグラフを確認する事ができます。ここで検索エンジンヴィジビリティのデータやキーワード重要性、検索順位概要などのデータを確認する事ができます。全てのデータは、私達自身のデータベースからも含め、GoogleアナリティクスやSearch Consoleアカウントから抽出されます。必要な全てのデータを取得して分析する為に両方のアカウントと接続できている事を確認しましょう。
必要なデータを表示させるには、分析したい期間を選択します。特定の日付や機関を指定する事ができます。更に、手動で必要な期間を指定指定し、二つの期間を比較する事もでき、あらかじめ用意されている期間を指定する事もできます。
以下のオプションから選択する事もできます。
- 今日
- 昨日
- 前週
- 前月
- 過去7日間
- 過去30日間
- カスタム
チェックを外すと、両方の差は数値で表示されます。グラフから以前の期間のデータを削除する事もできます。この場合は、"比較する"スライダーをオフにします。 日付の範囲が設定されると、全てのチャートやグラフが設定に基づいて更新されます。
オーディエンス
このセクションでは、ウェブサイトの訪問者を詳しく把握し、その傾向を調査する際に役立ちます。広告キャンペーンの対象を設定する際にこのデータを活用できます。セッション 期間内の合計セッション数です。セッションはあなたのウェブサイト上でユーザーが行う一連の行動の単位です。つまり、あなたのウェブサイトにユーザーが訪問した回数を意味します。
ユーザー あなたのウェブサイトを期間内で少なくとも一度は訪問したユーザーです。
ページビュー 期間内でページが読み込まれた合計回数です。
新規セッション初めてあなたのウェブサイトに訪問した際のユーザーの合計セッション数です。
目標 あなたの統計データや分析サービス上で目標を設定している場合はこのダッシュボードで達成した目標(コンバージョン)の合計数がわかります。
平均セッション時間 ユーザーのセッション時間の平均です。
ページ/セッション セッションあたりの表示ページ数の平均です。
直帰率 1ページで見ただけで行動がそれ以外に無いセッションの割合です。
ヒント: 二つの期間を比較したり、日付の範囲をっ指定してデータを分析する事ができます。
訪問者の地域
このセクションでは、ウエブサイトの訪問者の位置が表示されます。ウェブサイト訪問者の主要な国のリストを把握する事ができます。ウェブサイト訪問者の全ての地域のリストを調べる場合は、"全ての国"をクリックします。集客チャネル
集客チャネルセクションでは、あなたのウェブサイトに誘導している主要なトラフィック元を調べる事ができます。棒グラフでは、あなたのウェブサイトへの直接訪問や参照リンク、広告バナー、ソーシャルメディア経由の訪問者の割合とともに、オーガニックと有料検索トラフィックの割合を表示します。各トラフィック元の詳細を調べる場合は、"全てのチャネル"をクリックします。検索ヴィジビリティ
このセクションでは、特定のキーワードを入力して検索上であなたのウェブサイトを見る訪問者の割合を示します。キーワードヴィジビリティはウェブサイトが対象のキーワードと検索エンジンで表示されるインプレッションの割合です。 ここであなたのウェブサイトの平均順位も確認でき、別の期間と比較してどの程度変化があるかを把握する事ができます。棒グラフでは、全てのキーワード数は順位を基準に分類されます。インデックス外(圏外)のキーワード数も含め、検索順位 1-3位、4-10位、11-30位、31-100位で掲載されているキーワードの数をチェックする事ができます。
キーワードをグループ分類している場合は、選択したグループのデータのみ表示させる事もできます。また、表示する検索エンジンを選択する事もできます。
キーワード重要性
このセクションでは、トラフィックを獲得しているキーワードやそうでないキーワードを分析する事ができます。キーワードの優先度を決める際にこのデータを参考にします。システムは上位30位の検索順位のキーワードを全てチェックします。各数値はクリック可能で、各キーワードのリストはクリックで展開されます。キーワード重要性によりトラフィックに貢献するキーワードとそうでないキーワードがわかります。順位が高くてもウェブサイトに全く訪問者が来ないキーワードは検索ボリュームの少ないキーワードという事になります。SEOスペシャリストの成果をチェックする際にこのデータを活用する事ができます。キーワードのリストを取得し、最終的にはすべてが上位に表示されてもトラフィックが得られない場合は、単純に予算を無駄にしている可能性があります。
キーワードの詳しいデータや順位の変動を確認するには、該当するテーブル内の値をクリックします。
検索順位概要
このセクションで、あなたのウェブサイトの検索順位の全体像を一目で把握する事ができます。各検索エンジン別の上位表示順位のサイトの変動や、インデックス外の状態、平均順位、検索ヴィジビリティを確認する事ができます。各掲載順位で割り当てられるグループの値はクリック可能です。数値をクリックするとキーワードのリストが表示されます。
キーワード変化
このセクションでは、ウェブサイトの順位変動を把握し、10-30位または31-50位の振れ幅で順位上昇または下降しているキーワード数を確認する事ができます。その他、上位100位以内に到達、または圏外になってしまったキーワードの数もチェックする事ができます。各掲載順位で割り当てられるグループの値はクリック可能です。数値をクリックするとキーワードのリストが表示されます。
トラフィック タブ
このタブでは、あなたのウェブサイトのトラフィックに関して更なる洞察を得られます。ウェブサイトのトラフィック元やオーディエンスを分析して、各ページのパフォーマンスとコンバージョンの詳細を確認しましょう。このデータはあなたのプロジェクトのセマンティックコア(対象キーワードリスト)の最適化や最も重要で価値あるキーワードを活用したページのプロモーションの為に活用できます。トラフィックデータはあなたのGoogleアナリティクスアカウントから抽出されます。
トラフィック元
このタブでは、あなたのウェブサイトの各トラフィック元の詳しい指標を全て確認できます。ここで合計セッション数や新規セッションの割合、ユーザー数、ページビュー、セッションあたりの平均ページビュー数、平均セッション時間、直帰率、目標達成数を確認する事ができます。
比較の為に二つの期間を選択している場合は、現在のデータが大きい数字で表示され、その下に小さなフォントで以前の値が表示されます。更に、指定した期間内で各指標で上昇または下降した値がパーセント表示されます。
トラフィック元の全てのデータは概要セクションと各トラフィック元個別のセクションの両方で確認する事ができます。
ユーザー
このタブは、あなたのウェブサイト訪問者について理解し、ユーザーがそれぞれの地域からどのように来ているかを把握する際に便利です。このデータを活用して、ユーザーの傾向を理解して広告キャンペーンのターゲットを設定する事ができます。以下のセクションの指標を活用してトラフィックデータを分析する事ができます。
- 地域 あなたのウェブサイトの訪問者の地域情報が示されます。
- デバイス 訪問者があなたのウェブサイトにアクセスした際に使用しているデバイスが示されます。
- 年齢 ユーザーの年齢層による行動の傾向が示されます。
- 性別 ユーザーの性別(男性・女性)による行動の傾向が示されます。性別はウェブサイトのクッキーで定義されます。
ページ
このタブでは、各ウェブサイトのページに関する全てのトラフィック指標(ページビュー数、新規セッション率、セッション別平均ページビュー数、平均セッション時間、直帰率、目標達成数)を確認する事ができます。テーブル上部では、あなたのウェブサイトの各ページに関するトラフィックデータを確認する事ができます。ページタブの下に位置する"全てのページ"、"ランディングページ"、"離脱ページ"ボタンを切り替えて、ランディングページや離脱ページも分析する事ができます。
ランディングページ
様々なソースから訪問者がアクセスするウェブサイトのページを確認できます。この情報によりコンバージョンで最も効果的なページを確認する事ができます。
離脱ページ
訪問者がサイトを立ち去る際の最終ページを確認できます。離脱が想定外の場合には、ページを訪問者の傾向に合わせて最適化する必要があります。
コンバージョン
このタブでは、オンラインやオフラインにおける特定のユーザーの行動に関するデータを確認する事ができます。例えば、オンラインニュースレターの定期購読や購入完了などをコンバージョン目標に設定するなどが一般的です。- 目標 は達成された目標の種類とその価値、全体のコンバージョンレイトが表示されます。
- Google 広告キャンペーン では最も効果的で最適化すべき、または停止すべき広告キャンペーンが表示されます。現在実施している各広告キャンペーンに関して以下のデータをチェックする事ができます: セッション数、新規セッションの割合、目標達成数、目標の価値、目標コンバージョンレイト
目標 はコンバージョンの合計数が表示されます。
目標の価値 は金額的に表現される達成済みのコンバージョンの価値です。
目標の割合 は合計セッションと目標達成数の割合を意味します。