«Данные Google Search Console» — это модуль, который позволяет анализировать переходы на сайт на основе информации, взятой из Google Search Console. SE Ranking проверит информацию и определит, все ли значимые запросы добавлены в проект. Если каких-то запросов нет в проекте, но по ним много переходов и показов, рекомендуем добавить их для отслеживания.
Как подключить Google Search Console

2. При необходимости вы можете подключить GSC в инструменте «Аналитика и трафик», чтобы импортировать и отслеживать бэклинки Google Search Console для вашего проекта.
3. В выпавшем меню выберите раздел «Добавление и удаление пользователей».

4. Добавьте наш адрес электронной почты, указанный в инструкции для подключения, в качестве нового пользователя, который сможет импортировать ссылки из вашего аккаунта.

Имейл для подключения динамический, поэтому каждый раз перед его добавлением в Google Search Console важно проверять, какой имейл отдает система.
5. Вернитесь в сервис, зайдите в настройки аккаунта и нажмите кнопку «Подключить» на вкладке «Интеграции».
Если ваш сайт не добавлен в Google Search Console, сделайте это согласно инструкции.Данные, доступные после подключения Google Search Console
После подключения Google Search Console информация загрузится в раздел «Google Search Console данные», а также вы сможете добавить бэклинки из Google Search Console для отслеживания в модуль «Обратные ссылки».
Google Search Console данные
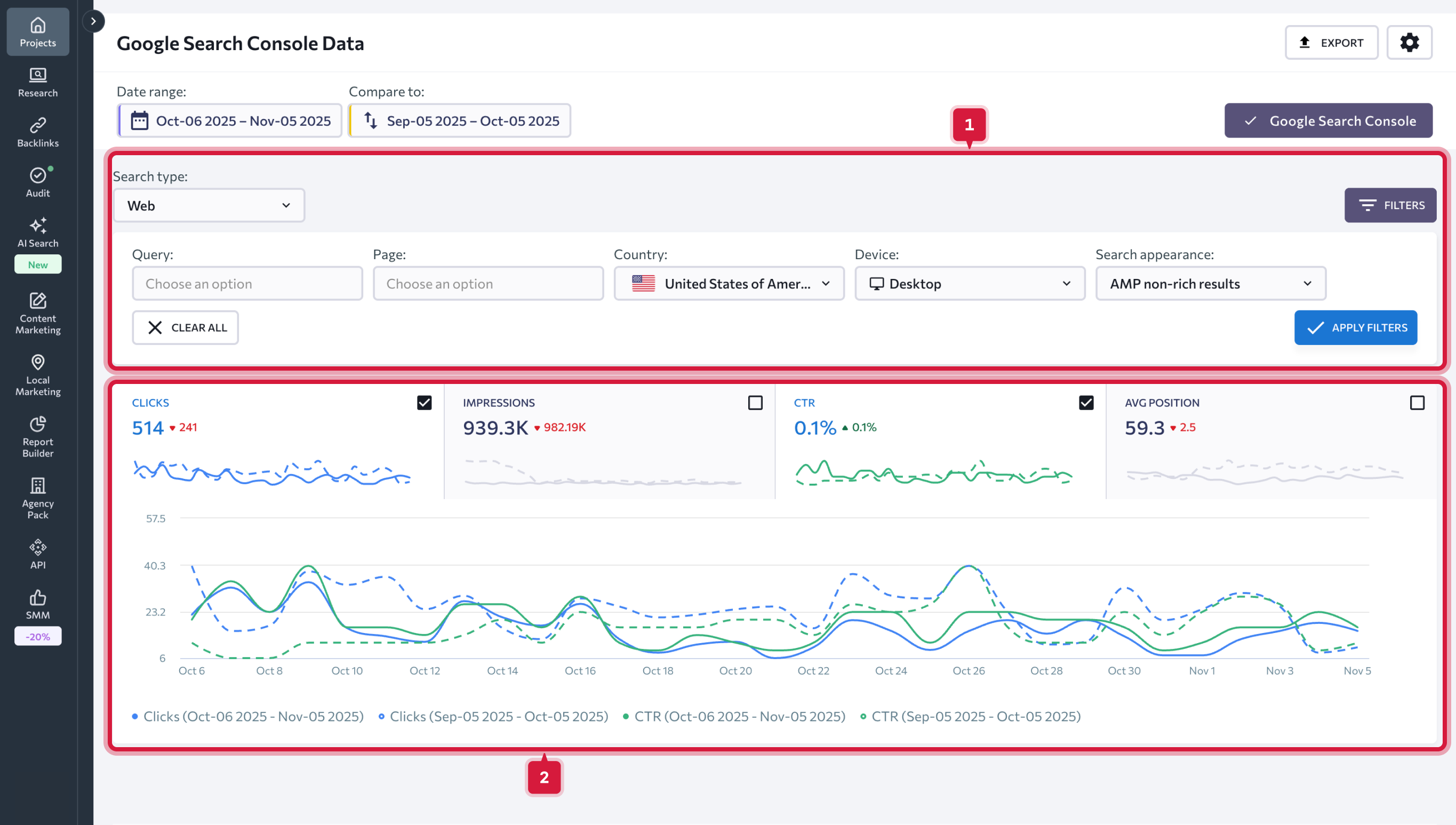
Чтобы начать работу с данными, выберите период, за который вы хотите получить информацию. Это может быть как любой день, так и промежуток времени. Также вы можете сравнить данные за два разных периода, выбрав их вручную или воспользовавшись предложенными системой вариантами.

Доступны следующие периоды для просмотра данных:
После выбора периода вы сможете проанализировать полученные графики по вашему сайту.
Доступны следующие графики:
Во вкладке «Ключевые слова» доступны такие параметры:
4. Число переходов на сайт из результата поиска по указанному запросу.
5. Число показов сайта в выдаче Google по указанному запросу.
6. Кликабельность сайта (%).
Исходя их данных таблицы, можно сделать вывод об успешности тех или иных запросов: если число показов большое, а переходов на сайт мало, вероятно, причина в непривлекательности сниппета. В таком случае необходимо пересмотреть сниппеты и по возможности их улучшить.
Если есть запросы с большим числом показов, но вы их еще не добавили в проект, предлагаем это сделать. С такими запросами гораздо легче работать, поднимая их позиции еще выше, чем с теми, которые имеют меньшее число показов.
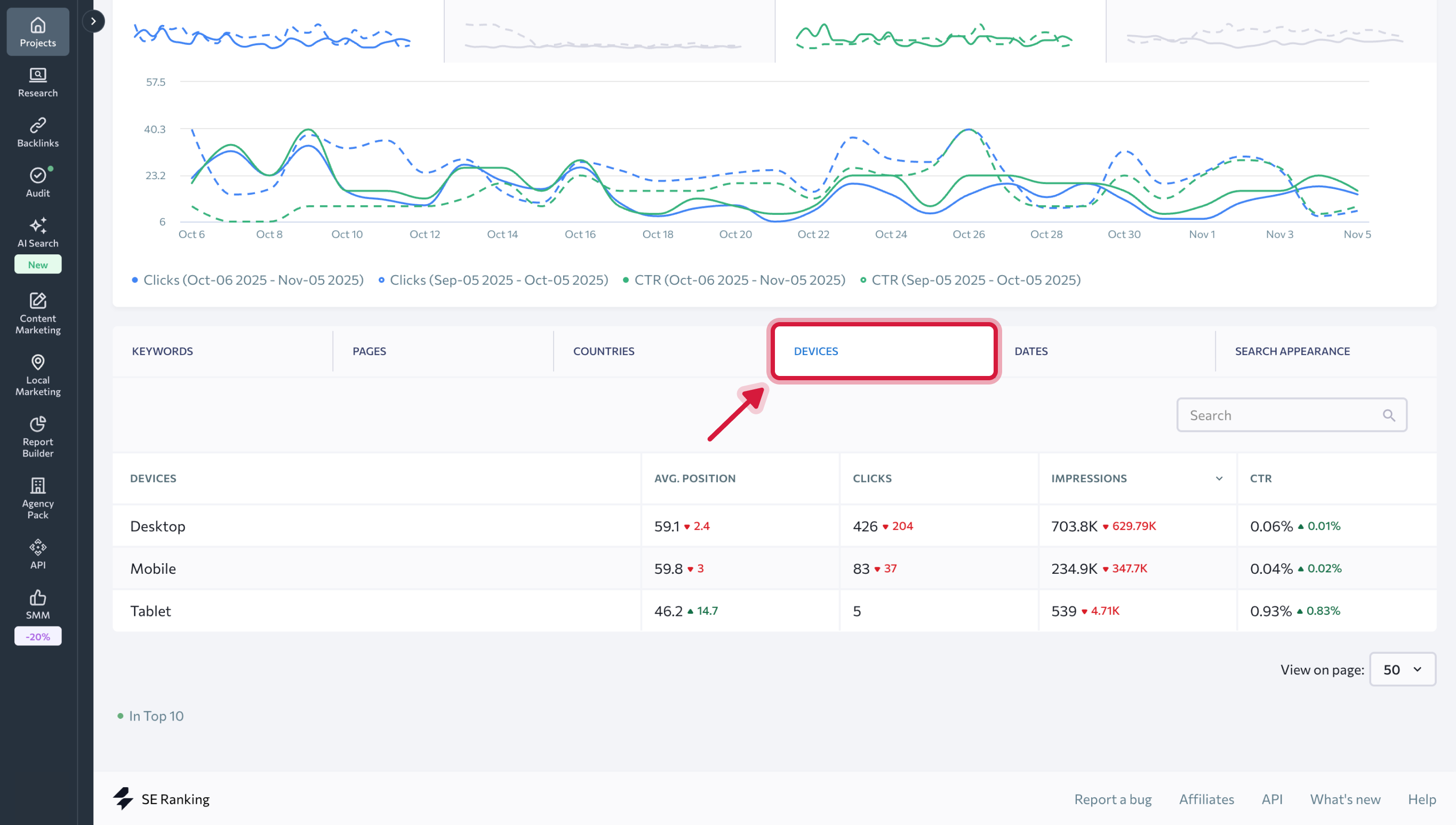
Во вкладке «Страницы» представлены данные по средней позиции сайта, кликам, показам и CTR в разрезе отдельных страниц.
Во вкладках «Страны», «Устройства», «Даты» и «Вид в поиске» эти же ключевые данные представлены с разбивкой по странам, видам устройств, по датам за выбранный период и по виду сайта в результатах поиска.
Как подключить Google Search Console
- Для подключения Google Search Console перейдите в раздел «Аналитика и трафик → «Данные Google Search Console» и нажмите «Подключить».
2. При необходимости вы можете подключить GSC в инструменте «Аналитика и трафик», чтобы импортировать и отслеживать бэклинки Google Search Console для вашего проекта.
3. В выпавшем меню выберите раздел «Добавление и удаление пользователей».
4. Добавьте наш адрес электронной почты, указанный в инструкции для подключения, в качестве нового пользователя, который сможет импортировать ссылки из вашего аккаунта.
5. Вернитесь в сервис, зайдите в настройки аккаунта и нажмите кнопку «Подключить» на вкладке «Интеграции».
Если ваш сайт не добавлен в Google Search Console, сделайте это согласно инструкции.
Данные, доступные после подключения Google Search Console
После подключения Google Search Console информация загрузится в раздел «Google Search Console данные», а также вы сможете добавить бэклинки из Google Search Console для отслеживания в модуль «Обратные ссылки». Google Search Console данные
Чтобы начать работу с данными, выберите период, за который вы хотите получить информацию. Это может быть как любой день, так и промежуток времени. Также вы можете сравнить данные за два разных периода, выбрав их вручную или воспользовавшись предложенными системой вариантами.
Доступны следующие периоды для просмотра данных:
- Сегодня
- Вчера
- Прошлая неделя
- Прошлый месяц
- Последние 7 дней
- Последние 30 дней
- Вручную
После выбора периода вы сможете проанализировать полученные графики по вашему сайту.
Доступны следующие графики:
- Клики — количество переходов пользователей на ваш сайт;
- Показы — количество показов вашего URL в результатах поиска;
- CTR — количество показов, которые привели к кликам;
- Средняя позиция сайта в результатах поиска.
Под графиками находится расшифровка по цветам для каждой метрики.
Данные можно отфильтровать по одному или сразу нескольким параметрам:
- Тип поиска (веб, изображение, видео);
- Тип устройства (ПК, смартфон, планшет);
- Страна поиска;
- Вид в поиске (ссылка в результатах поиска или спецэлементах, например в отзыве, видео и т.п.);
- Запрос (можно исключить запросы, содержащие определенный ключ, или получить список только содержащих ключ запросов);
- URL (можно исключить URL-ы или получить данные по определенным URL-ам).
Во вкладке «Ключевые слова» доступны такие параметры:
- Запросы, по которым сайт присутствует в выдаче Google.
- Позиции сайта по добавленным в SE Ranking запросам.
- Средняя позиция сайта в выдаче Google по указанному запросу без учета региона.
4. Число переходов на сайт из результата поиска по указанному запросу.
5. Число показов сайта в выдаче Google по указанному запросу.
6. Кликабельность сайта (%).
Исходя их данных таблицы, можно сделать вывод об успешности тех или иных запросов: если число показов большое, а переходов на сайт мало, вероятно, причина в непривлекательности сниппета. В таком случае необходимо пересмотреть сниппеты и по возможности их улучшить.
Если есть запросы с большим числом показов, но вы их еще не добавили в проект, предлагаем это сделать. С такими запросами гораздо легче работать, поднимая их позиции еще выше, чем с теми, которые имеют меньшее число показов.
Во вкладке «Страницы» представлены данные по средней позиции сайта, кликам, показам и CTR в разрезе отдельных страниц.
Во вкладках «Страны», «Устройства», «Даты» и «Вид в поиске» эти же ключевые данные представлены с разбивкой по странам, видам устройств, по датам за выбранный период и по виду сайта в результатах поиска.