Если на этапе создания проекта вы не подключили сервисы статистики и аналитики ― Google Analytics, Google Search Console, вы можете подключить любую из этих интеграций в разделе «Аналитика и трафик».
Чтобы получить максимально полную информацию о ваших проектах, вы можете подключить к сервису все инструменты одновременно.
Интеграция с Google Analytics
-
В разделе «Аналитика и трафик» нажмите на кнопку «Подключить Google Analytics».
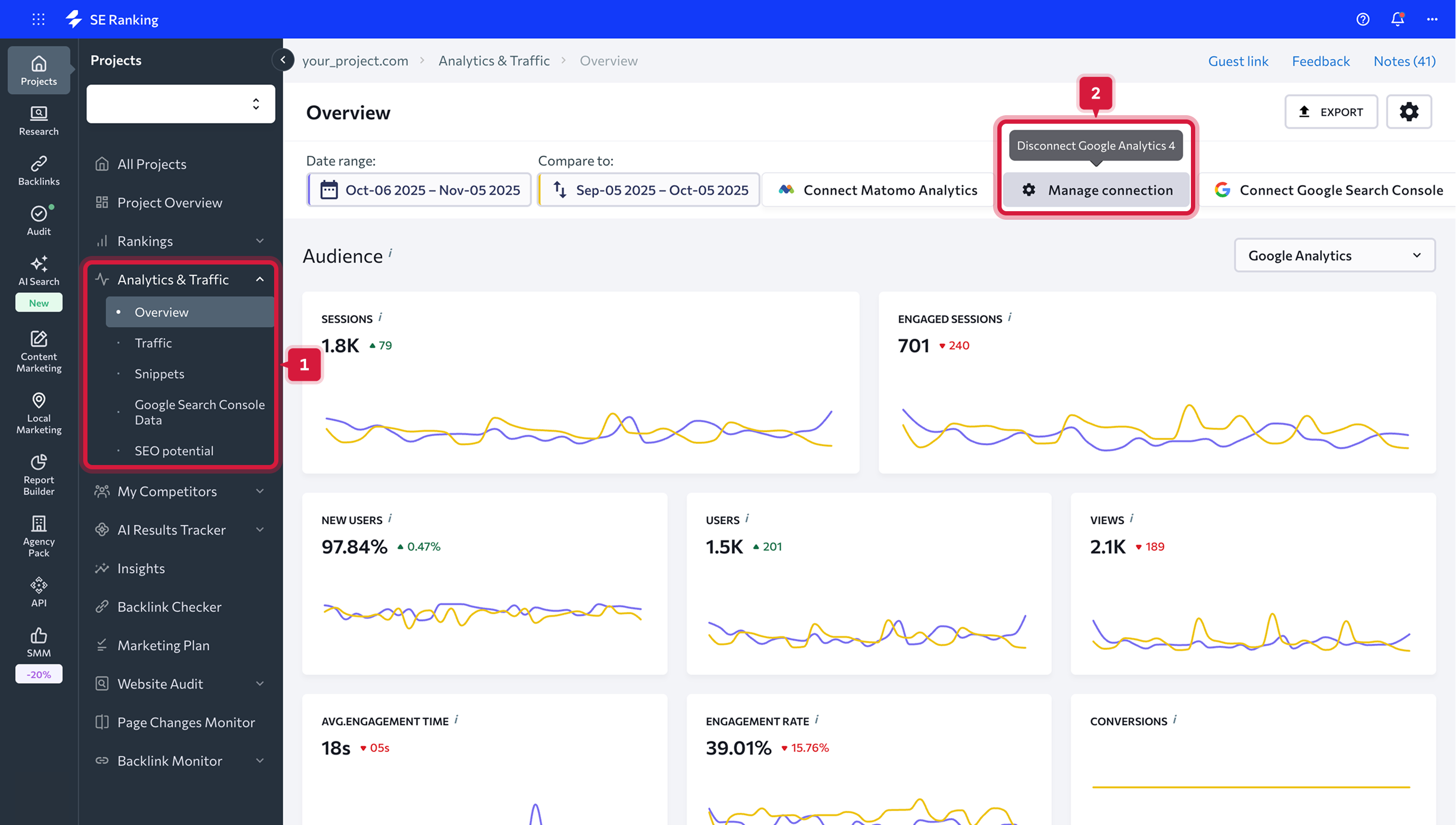
- Все интеграции можно найти на верхней панели вкладки "Обзор" - нажмите на интеграцию, которую вы хотите отключить, и подтвердите свои намерения в появившемся всплывающем меню.
SE Ranking не хранит данные, которые вы передаете для подключения Google Analytics, благодаря использованию открытого протокола авторизации OAuth. Мы гарантируем безопасность личных данных своих пользователей.
3. Появится окно с сайтами, выберите необходимый.
Как отключить сервисы статистики и аналитики
Удалить подключенный счетчик можно двумя способами:
- на верхней панели с подключенными сервисами. Просто наведите курсором и нажмите на кнопку с нужным сервисом.
- в настройках аккаунта на вкладке «Интеграции».
Данные, доступные после интеграции с Google Analytics
После подключения Google Analytics вам будут доступны данные в разделах "Обзор" и "Трафик".
«Обзор»
В разделе «Обзор» собраны графики с подробной информацией об аудитории вашего сайта, ее активности, каналам трафика, а также данные о видимости сайта в поисковых системах, значимости ключевых слов и динамике позиций.Все эти данные взяты из Google Analytics и наших собственных баз данных. Вы можете одновременно подключить все эти сервисы и проанализировать полученные результаты для вашего проекта.
Чтобы начать работу с данными, выберите период, за который вы хотите получить информацию. Это может как любой день, так и промежуток времени. Также вы можете сравнить данные за два разных периода, выбрав их вручную или воспользовавшись предложенными системой вариантами.
Доступны следующие периоды для просмотра данных:
- Сегодня
- Вчера
- Прошлая неделя
- Прошлый месяц
- Последние 7 дней
- Последние 30 дней
- Вручную
Если галочку убрать, разница будет отображаться в натуральном выражении. Чтобы убрать с графиков данные за предыдущий период, потяните за слайдер.
После выбора периода вы сможете проанализировать полученные графики по вашему сайту.
Аудитория сайта
Этот раздел поможет узнать больше данных о посетителях вашего сайта и составить их цифровой портрет. Такая информация будет полезна для точной настройки рекламы. Если вы подключили и Google Analytics, просто переключайтесь между вкладками, чтобы проанализировать данные по каждому инструменту. Сеансы. Общее число сеансов пользователей за выбранный период. Сеанс – это период времени, когда пользователь активно работает с вашим сайтом. Другими словами, показывает, сколько раз пользователи заходили на ваш сайт.
Пользователи. Количество пользователей, которые зашли на ваш сайт в указанный период.
Просмотры страниц. Общее количество просмотренных страниц, то есть загрузок страниц в браузере в указанный период.
Новые сеансы. Количество новых сеансов, во время которых пользователь активно работает с вашим сайтом.
Цели. Если вы установили цели в своих сервисах статистики и аналитики, вы сможете увидеть количество достигнутых целей (конверсий) на этом дашборде.
Длительность сеанса. Средняя длительность сеанса пользователя.
Глубина просмотра. Среднее число страниц, просмотренных в течение одного посещения сайта.
Показатель отказов. Доля сеансов, во время которых пользователь просмотрел всего одну страницу и не взаимодействовал с ней.
Важно: Помните, что вы можете изучать данные как за какой-то конкретный период, так и сравнивая два выбранных периода времени.
География посещений
Этот раздел показывает, где географически находятся посетители вашего сайта.Вы можете увидеть список стран, с которых на ваш сайт заходило больше всего пользователей. Чтобы увидеть полную карту посещений, нажмите на “Все страны”.
Каналы трафика
В разделе «Каналы трафика» вы увидите, с каких источников трафика пользователи приходят на ваш сайт. На графике можно увидеть, сколько процентов приходит с органического и платного поиска, по прямым и реферальным ссылкам, с баннерной рекламы и социальных сетей. Чтобы увидеть все каналы трафика, нажмите “Все каналы”.Видимость в поисковых системах
Этот раздел показывает, какой процент пользователей, вводящих определенный запрос в поиске, увидят ваш сайт. Это и есть его видимость ― доля показов сайта в заданных поисковых системах по заданным ключевым словам. Также здесь можно увидеть среднюю позицию вашего сайта и ее динамику по сравнению с предыдущим сравниваемым периодом. На графике распределены ключевые слова согласно занимаемым топовым позициям ― можно увидеть, сколько из них в топ 1-3, топ 4-10, топ 11-30, топ 31-100 и вне индекса.
Все эти данные можно фильтровать по группам ключевых слов, которые вы создали для своих проектов, и отслеживаемым поисковым системам.
Значимость ключевых слов
В этом разделе можно проанализировать, по каким ключевым словам есть трафик, а по каким он отсутствует. Эти данные нужны, чтобы правильно расставить приоритеты при работе с ключами. Система проверит все ключевые слова, которые вошли в топ-30. Каждая цифра кликабельна ― при нажатии появится список запросов.Значимость запросов покажет, какие запросы приносят трафик на сайт, а какие ― нет.
Если запрос находится в топе, но не приводит на ресурс посетителей, значит, он является низкочастотным. Таким образом можно проверить работу SEO-специалиста: если он присылает список ключевых слов и выводит по ним сайт в топ, а трафика нет ― скорее всего, вы платите за воздух.
Узнать подробные данные о ключевых словах и динамику их ранжирования можно кликнув на интересующее вас значение в таблице.
Обзор позиций
В этом разделе можно проанализировать общую картину по позициям вашего проекта. Вы увидите динамику сайта по ранжированию в топе, вне индекса, среднюю позицию и видимость по каждой поисковой системе, добавленной в проект. Цифры, отвечающие за количество ключевых слов в топах, кликабельны – при нажатии появится список запросов.
Количество ключевых слов с изменениями в позициях
В этом разделе можно оценить динамику позиций проекта и увидеть, по скольким ключам позиции выросли или уменьшились и на сколько позиций — 10-30 или 31-50. Также в таблице видно, сколько ключей выпали из топ-100 или впервые попали туда. Цифры, отвечающие за количество ключевых слов в топах, кликабельны – при нажатии появится список запросов.
«Трафик»
Этот раздел поможет вам получить больше детальной информации про трафик на сайт ― изучить каналы трафика, аудиторию вашего сайта, данные по страницам и конверсиям. Полученную информацию также можно использовать для коррекции семантического ядра ― так вы будете продвигать ресурс по более значимым ключевым словам. Данные для оценки трафика берутся из счетчика Google Analytics, в зависимости от того, что вы подключили.
Каналы трафика
В этом разделе можно увидеть характеристики каждого отдельного канала трафика на ваш сайт. Доступны такие параметры как количество сеансов и новых сеансов, пользователей, просмотров страниц, отказов, целей, а также глубина просмотров и длительность сеансов. Все данные можно посмотреть в сравнении с предыдущим заданным периодом.
Все данные по каналам трафика можно увидеть как в общей обзорной таблице, так и по каждому каналу отдельно.
Аудитория
Этот раздел поможет узнать больше данных о посетителях вашего сайта и понять, как пользователи с разных регионов взаимодействуют с вашим сайтом. Все это поможет составить их цифровой портрет. Такая информация будет полезна для точной настройки рекламы.Все данные по трафику можно проанализировать в таких блоках:
- География – показывает, как посетители из разных регионов взаимодействуют с вашим сайтом.
- Устройства – в этой таблице видно, с какого типа устройств пользователи зашли на ваш сайт.
- Возраст – показывает, как меняются показатели сайта в зависимости от возрастных категорий посетителей.
- Пол – показывает, как меняются показатели сайта в зависимости от пола посетителей – мужского или женского (пол определяется на основе cookie).
Страницы
В этом разделе можно увидеть детальную информацию о страницах вашего сайта: просмотры, уникальные просмотры, продолжительность и глубина сеансов, а также количество отказов и достигнутых целей.Данные по трафику показаны для всех страниц вашего сайта. Также вы можете посмотреть информацию о страницах выхода и выхода в отдельных таблицах.
- Страницы входа – показывает страницы вашего сайта, на которые попадают пользователи с тех или иных источников. Эта информация позволяет определить наиболее эффективные страницы с точки зрения получения конверсий.
- Страницы выхода – показывает, какие страницы вашего сайта посетили пользователи перед тем, как его покинуть. Такие данные помогают определить, какие страницы нуждаются в доработке.
Конверсии
Этот раздел покажет данные о полезных действиях, выполненных онлайн или офлайн. Это может быть, например, подписка на рассылку новостей (достигнутая конверсия) или совершенная покупка.- Цели – в этой таблице видно, какие цели были достигнуты, их ценность и сумму всех отдельных коэффициентов конверсии цели.
- Кампании Google Ads – здесь показано, какие рекламные кампании были наиболее эффективны, а какие следует оптимизировать или отключить. По каждой рекламной кампании, которая запущена для вашего сайта, можно увидеть данные по сеансам, новым сеансам, достигнутым целям, ценности цели и коэффициенту конверсии цели.
Основные параметры характеристики целей:
Достигнутые цели – общее число конверсий.
Ценность цели – ценность выполненных на вашем сайте конверсий в денежном выражении.
Коэффициент конверсии цели – отношение числа выполненных целей к количеству сеансов.