This module allows you to analyze all keywords that lead people to your website based on Google Search Console data. SE Ranking will analyze the information and check to see if all relevant keywords have been added to the project. If some of the keywords that drive the majority of organic traffic are missing in the project, we recommend adding them for tracking.
Google Search Console connection
-
Log in to your Google Search Console account where you’ve already added your website and choose “Manage property” → “Add or remove users”.
-
If you want, you can connect GSC in the Analytics & Traffic tool to import and track the Google Search Console backlinks for your project.
If your site has not yet been added to Google Search Console, follow this guide from Google .
Data you will have after connection
Once Google Search Console is connected, you can view its data under the Google Search Console Data tab and import backlinks to the Backlink Monitoring tool.
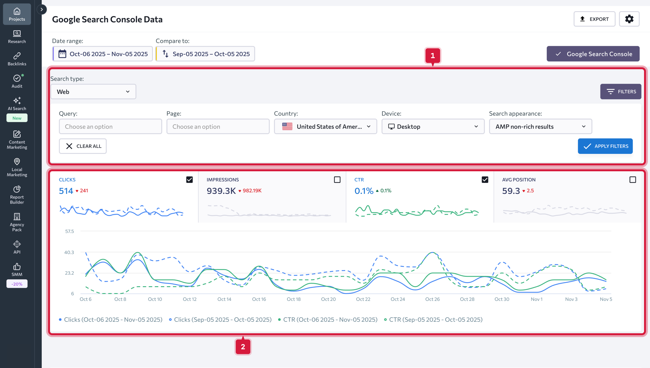
Google Search Console Data
To view the data you need, choose the date range you want to analyze. You can pick any particular date or date range. On top of that, you can choose to compare two periods of time by setting the necessary date range manually or picking one of the suggested options.
You have the following options to choose from:
- Today
- Yesterday
- Last week
- Last month
- Last 7 days
- Last 30 days
- Custom
If you tick the “Show previous values” checkbox, the graphs will show you the difference in performance between the two selected periods in percentage. When unchecked, the difference will be displayed in numbers. You can also remove data for the previous period from the graphs. To do so, simply drag the slider.
Once you set the date range, all the data charts and graphs will be updated accordingly.
You can analyze the following graphs:
- Clicks — shows how many times users clicked through to your website;
- Impressions — shows how many times users saw a link to your website in the search results;
- CTR — percentage of impressions that resulted in a click;
- Average position of your site in the search results.
The meaning of the color markings is explained in the legend right below the graphs.
You can filter the data using one metric or several metrics at the same time:
- Search type (web, image, video);
- Device type (Desktop, mobile, tablet);
- Country;
- Search Appearance: (rich results, product results, review snippet, etc.);
- Query (you can exclude queries containing a certain keyword, or get a list of queries containing certain keyword);
- URL (you can exclude some URLs or get data on certain URLs).
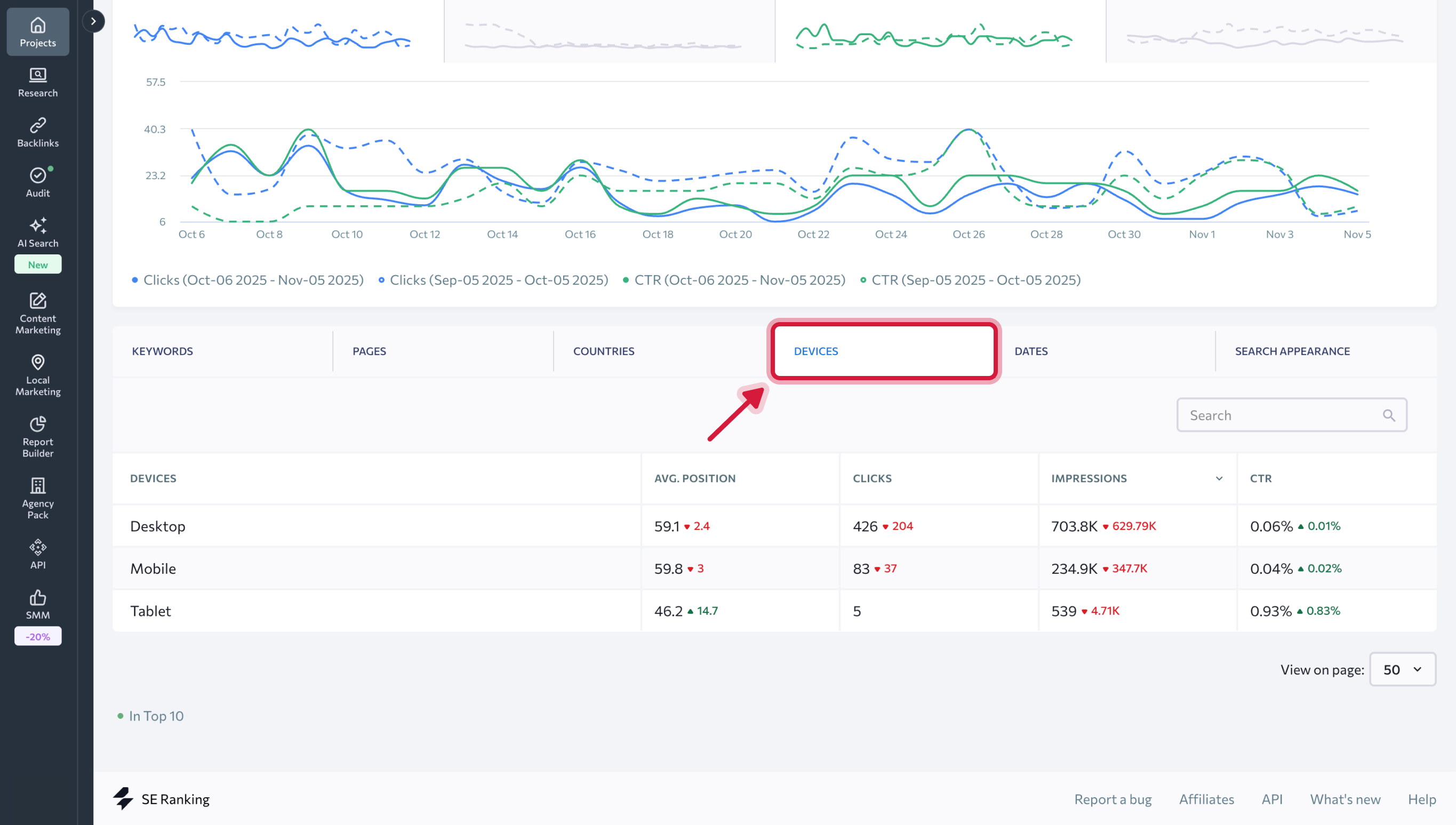
Further down the page, you will find a table with several tabs that will allow you to analyze in detail all the data related to keywords, pages, countries, devices, dates, and search appearance.
Keywords tab features the following metrics:
- Keywords that generated impressions for your website in Google SERPs.
- Keyword ranking positions that have been added to the project.
- Average ranking position in Google for the specified keyword (not including the target region).
The numbers in the “Position” and “Average position” columns may differ. Under the “Position” column, you can find the most recent ranking positions of the keywords that have been added to SE Ranking projects. Under the “Average position” column, the system displays data from Google (average position in Google for the specified keyword, not including the target region ).
4. Number of clicks to the site for the specified keyword.
5. Number of impressions in Google search for the specified keyword.
6. CTR (%).
Based on the data displayed below, we can evaluate the success of certain keywords: if the number of impressions is large, and there aren’t any clicks, your snippets are most likely not attractive enough. In this case, we recommend you revise and improve your snippets .
If there are keywords with a large number of impressions, but you have not yet added them to the project, we suggest doing so. Such queries are much easier to work with and can boost your website’s overall performance.
Under the Pages tab, you will find data on the website’s average ranking position, clicks, impressions, and CTR for separate website pages.
Under the Countries, Devices, Dates and Search Appearance tabs , the same key data is shown in relation to the countries, device types, dates for the selected period of time, and for different types of snippets within the SERP.