This article explains how to create a project in SE Ranking and configure it for AI Results Tracker. The updated project creation wizard allows you to set up AI tracking step by step, including selecting AI platforms, adding prompts, and configuring competitors.
Step 2. Select AI search engines
Step 3. Add keywords (optional)
Step 4. Add AI prompts
Step 5. Add competitors
Complete project setup
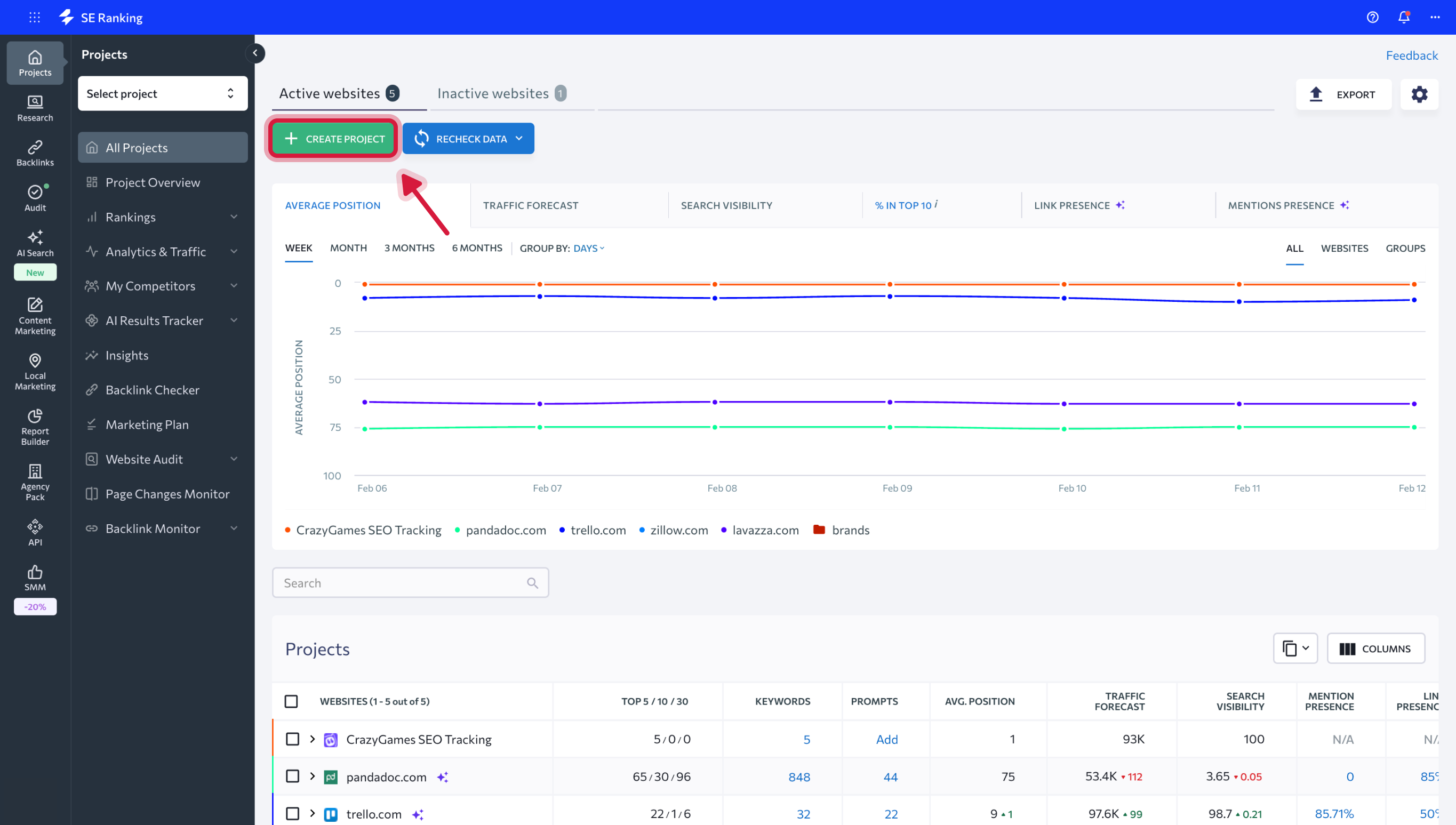
Step 1. Start a new project
To begin, open your SE Ranking account and click Create project.
Enter your website URL and basic project details, then proceed to the next step.
Step 2. Select AI search engines
At this step, choose the search engines and AI platforms you want to include in your project.
In addition to classic search engines, you can select AI-powered platforms such as AI Overviews, AI Mode, ChatGPT, Gemini, and Perplexity.
For each selected search engine, specify country, location, and brand name.
The brand name is shared across all selected search engines. Any changes you make to it apply to all platforms added to the project.
You can add multiple search engines and AI platforms to the same project. All selected platforms will appear in the Search engines added to the project list below. Once the required engines are added, click Next step to continue.
Step 3. Add keywords (optional)
The Keywords step is part of the standard project setup.
If you plan to track classic search results alongside AI visibility, you can add keywords here. If your focus is AI tracking only, you can skip this step and proceed further.
Step 4. Add AI prompts
The Prompts step is a dedicated screen for setting up AI tracking. At this step, you:
- Select the AI search engines for which prompts will be tracked
- Add prompts manually or select them from the suggested prompts list
- See how many prompts are assigned to each AI platform
Prompts represent the questions or queries for which SE Ranking will analyze AI-generated responses and brand visibility.
Step 5. Add competitors
At the Competitors step you can add competitor domains to compare visibility and performance across your project data. This information is used in multiple SE Ranking tools and helps provide broader competitive context.
Complete project setup
After finishing all steps, click Create project.
Your project will be created with AI search engines, prompts, and competitors configured according to your selections. AI Results Tracker will start collecting data based on the added prompts and platforms.